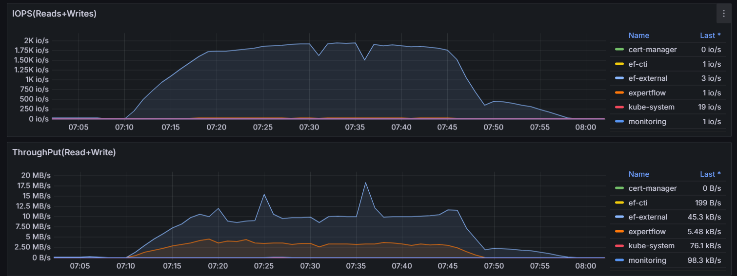
(4.9) 500 Agents with 2 Conversation per second and 1 Message every 5 seconds per Conversation
Test Scenario | 2 conversations per second. Total 1500 conversations will be initiated in 750 seconds, every chat will have a message in every 5 seconds, conversations will be closed by agents eventually |
|---|---|
Agents | 501 |
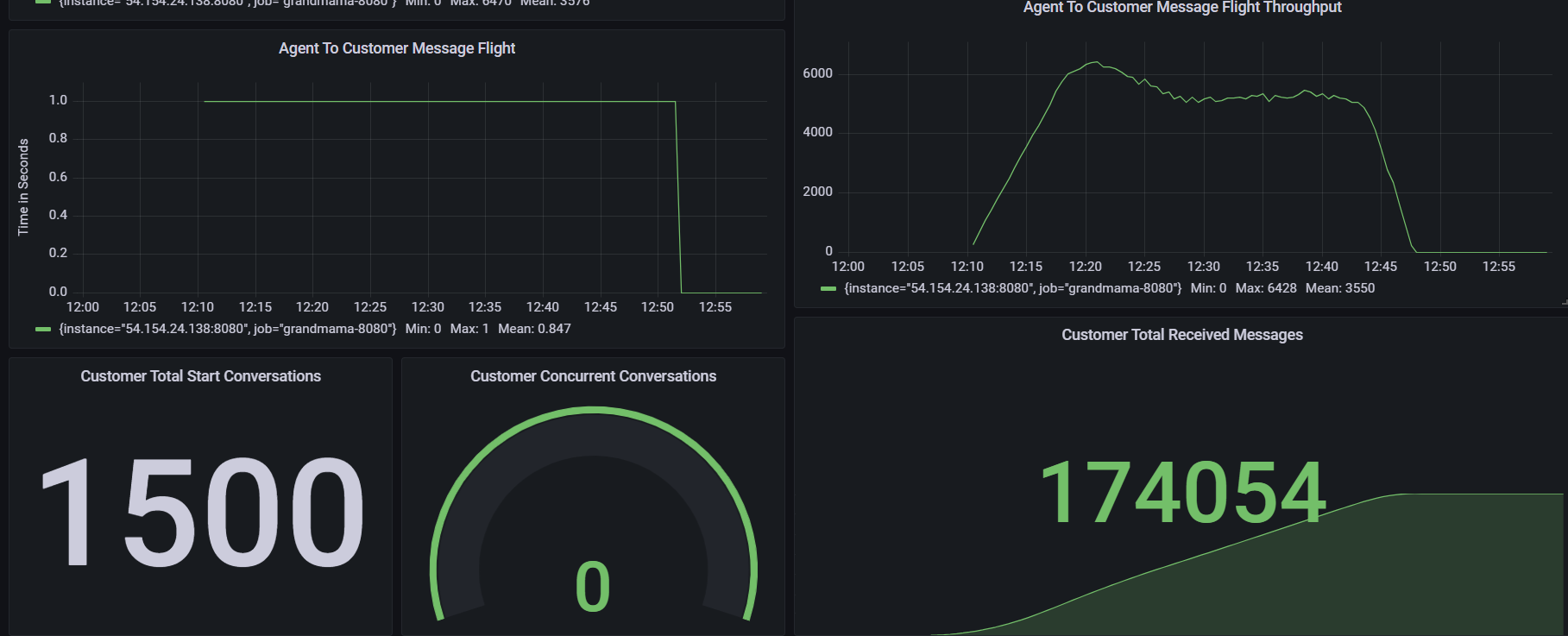
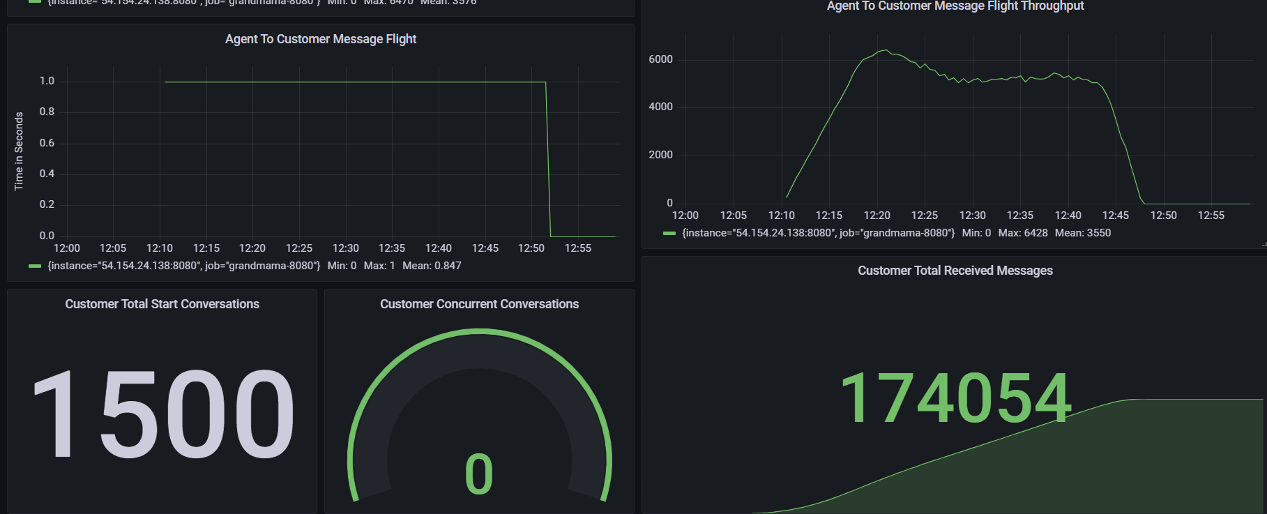
Max Active Customers | 1500 |
Session Duration (s) | 1500 |
Test Duration (m) | Expected: 38 Actual: 38 |
Total Conversations | 1500 |
Message Frequency per chat (s) | 5 |
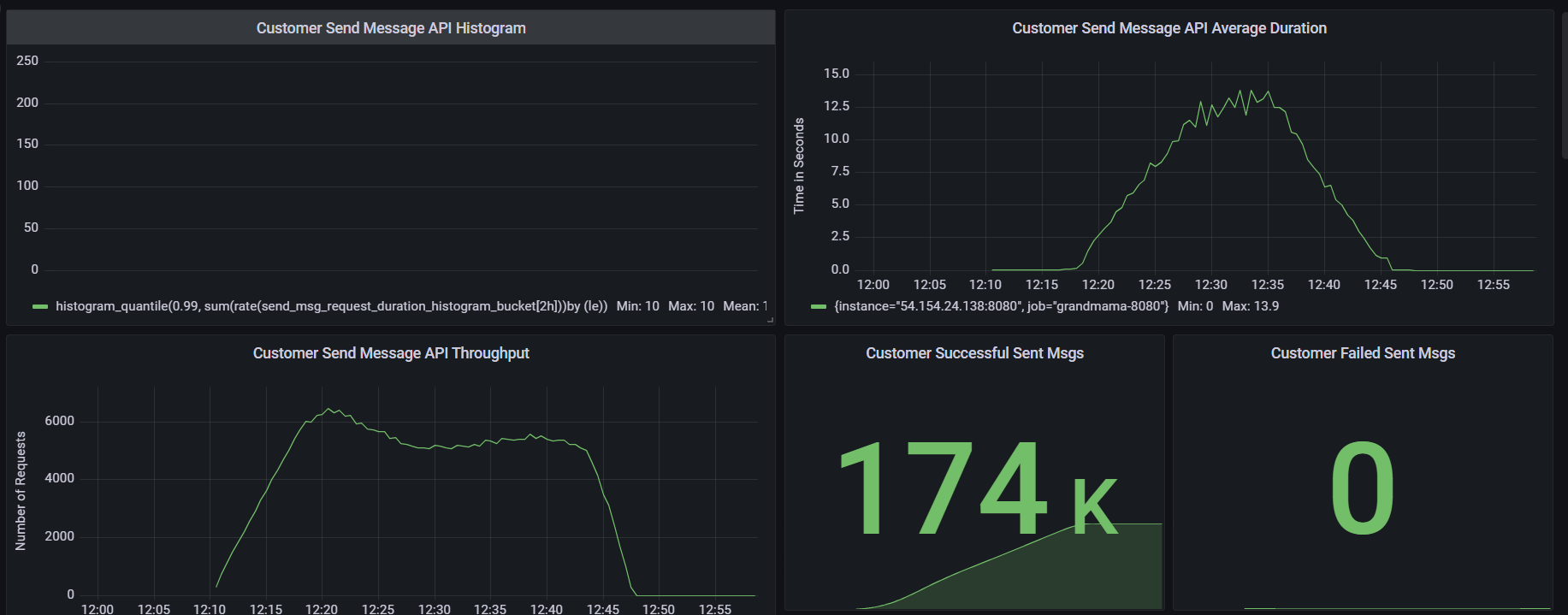
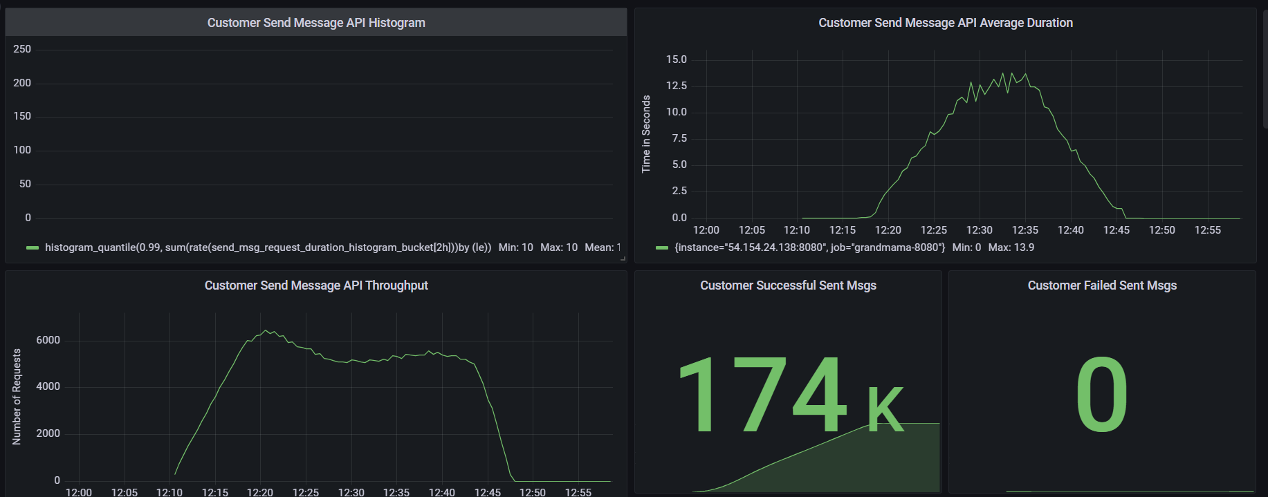
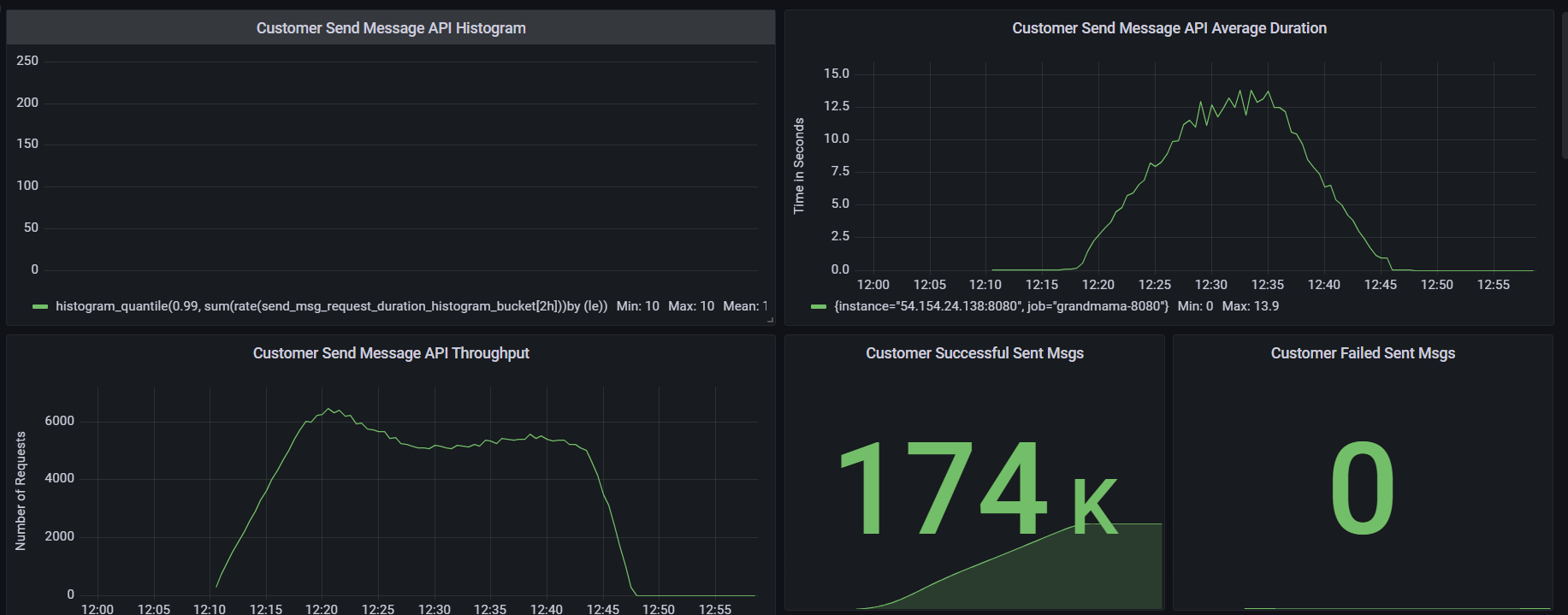
Message Frequency per second overall | Expected: 360.000 Actual: |
Message Count | Expected: 13 chats per minute: 487,500 12 chats per minute: 450,000 11 chats per minute: 412,500 Actual: 347,162 |
Expected Result | All the chats are being delivered to agents timely. Message count is not less than expected. |
Actual Result | All chats were routed to agents with little slowness. Message count is less than expected |
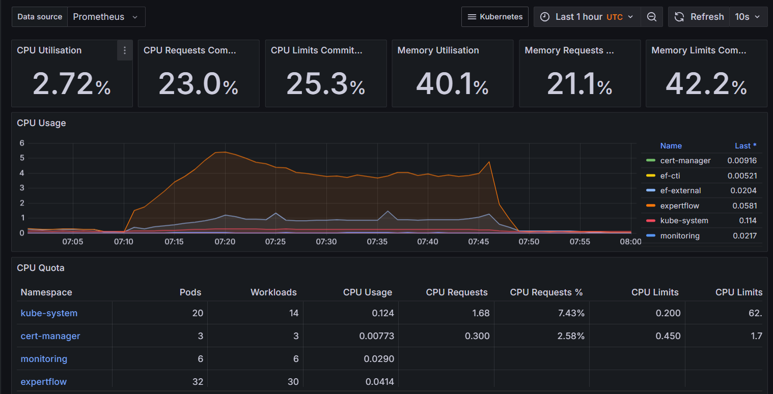
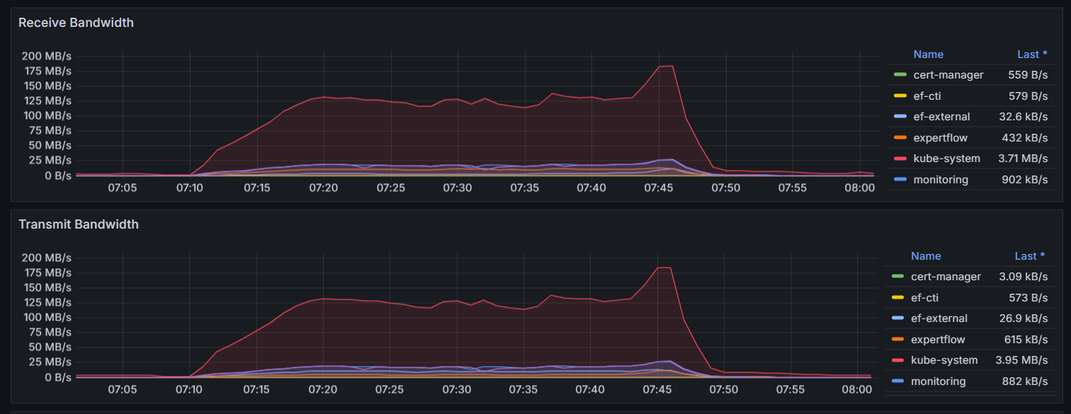
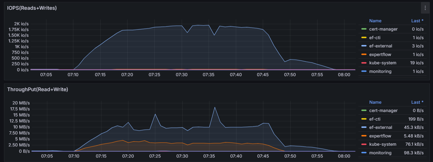
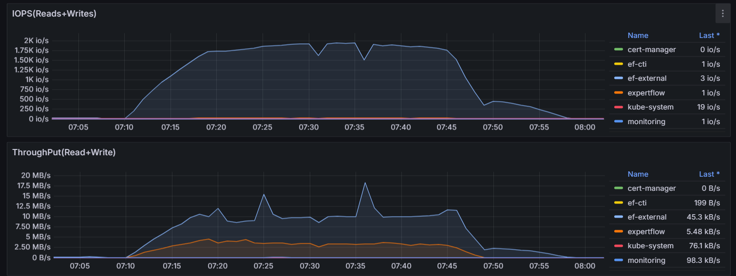
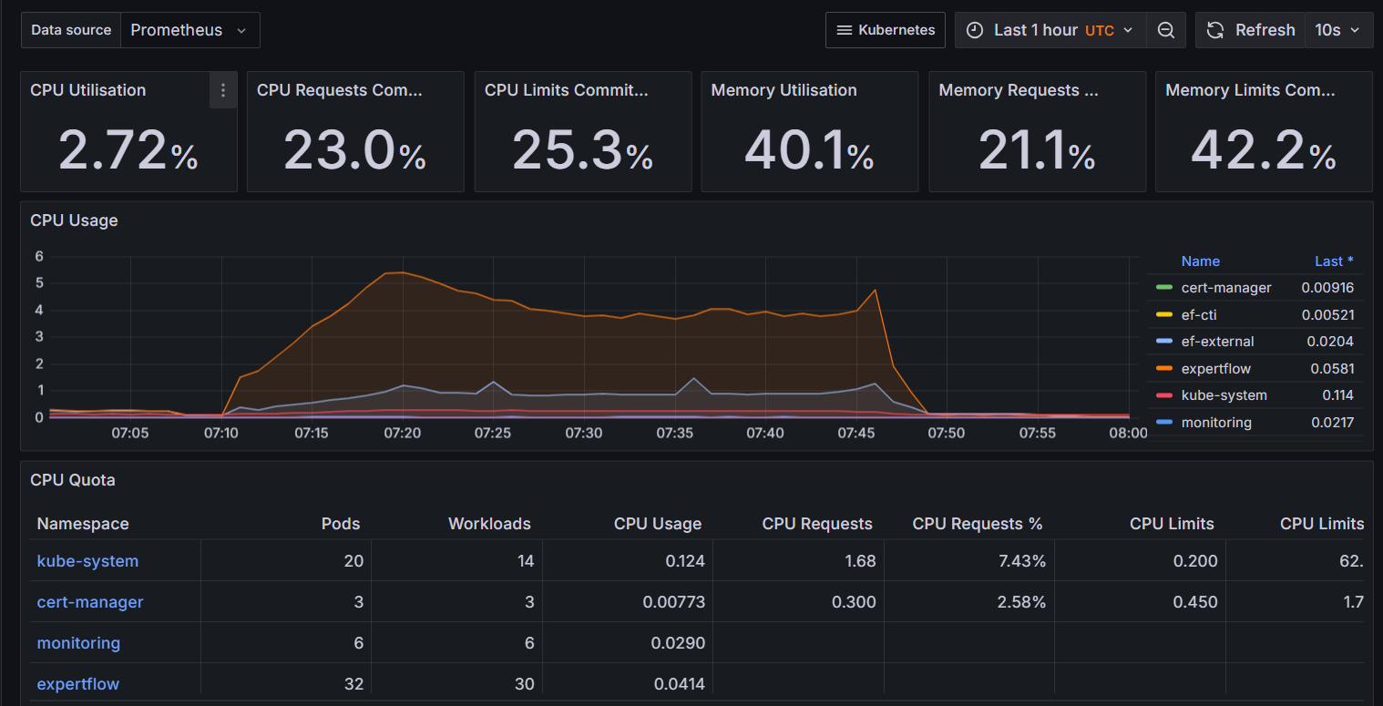
Observations | Slowness observed during load test 1500 chats should be diverted to agents in 750 seconds but it took 1320 seconds Message count not acceptable |
Test Status | FAIL |
Test Setup
501 agents logged-in and in ready state to receive chats
Agents are auto accepting chats
Each conversation will be closed after 1500 seconds
Test Execution
1500 Chats are being initiated in the frequency of 2 chats per second
1 message is being exchanged after every 5 seconds for every conversation







