300 Agents with 4 Conversation per second and 1 Message every 5 seconds per Conversation
Test Scenario | 4 conversations per second. Total 900 conversations will be initiated in 225 seconds, every chat will have a message in every 5 seconds, conversations will be closed by agents eventually |
|---|---|
Agents | 300 |
Max Active Customers | 900 |
Session Duration (s) | 1000 |
Test Duration (m) | Expected: 20 Actual: 22 |
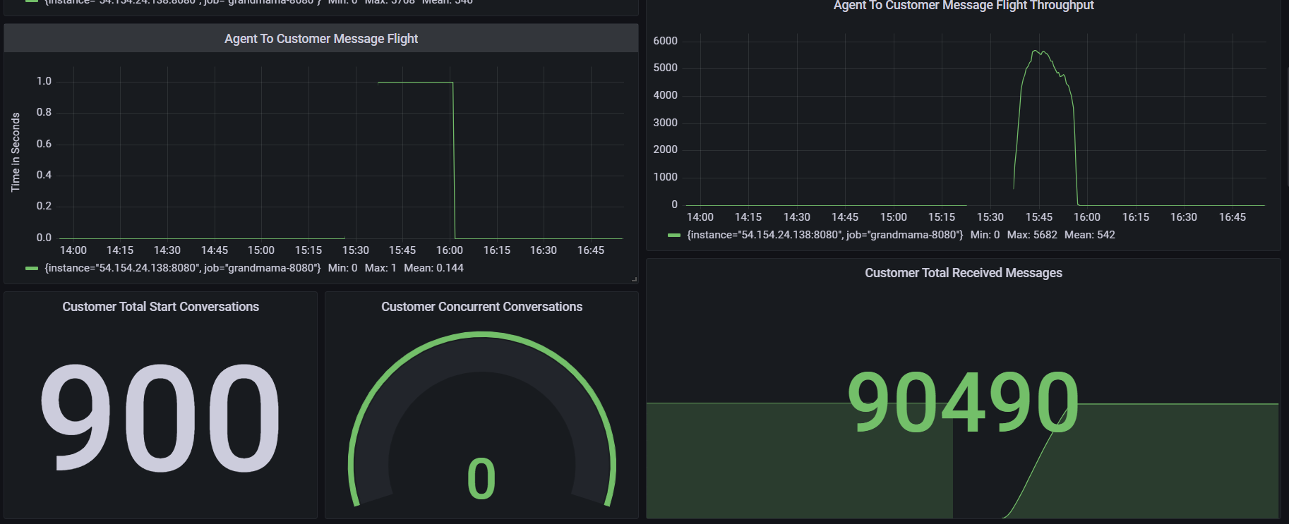
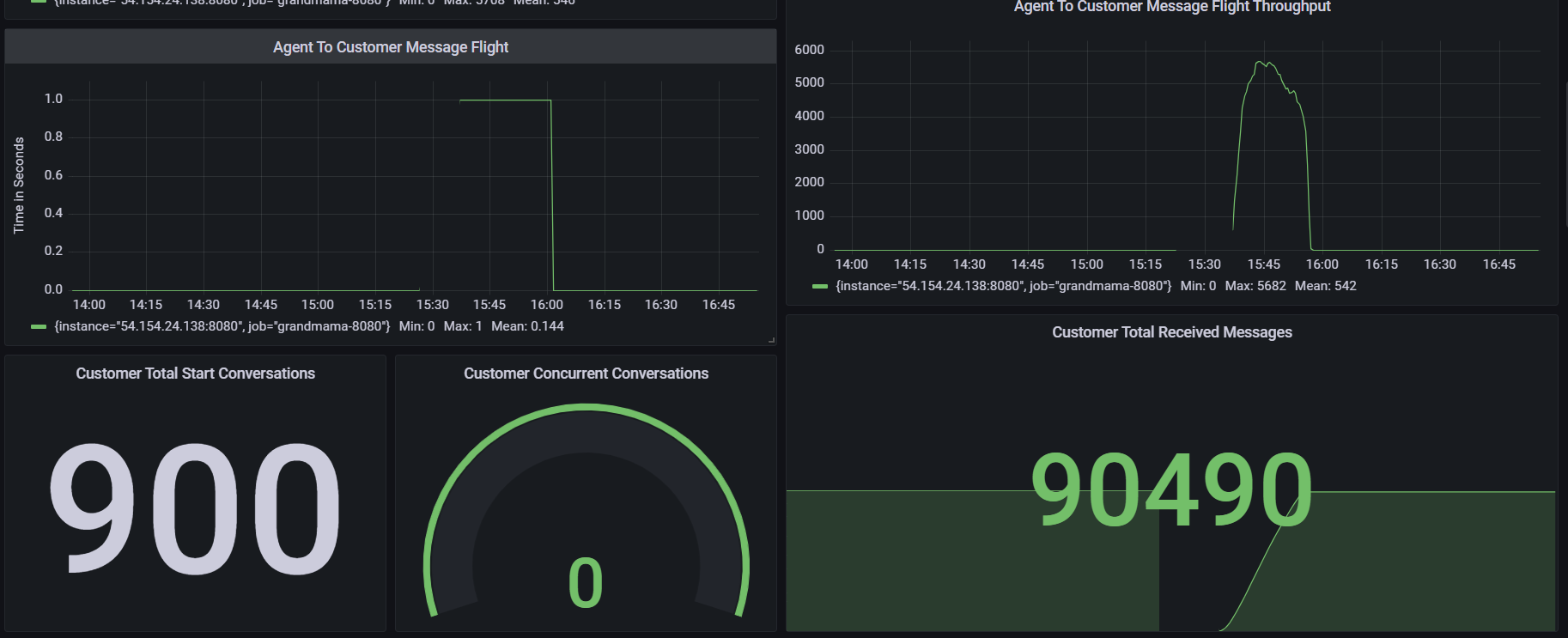
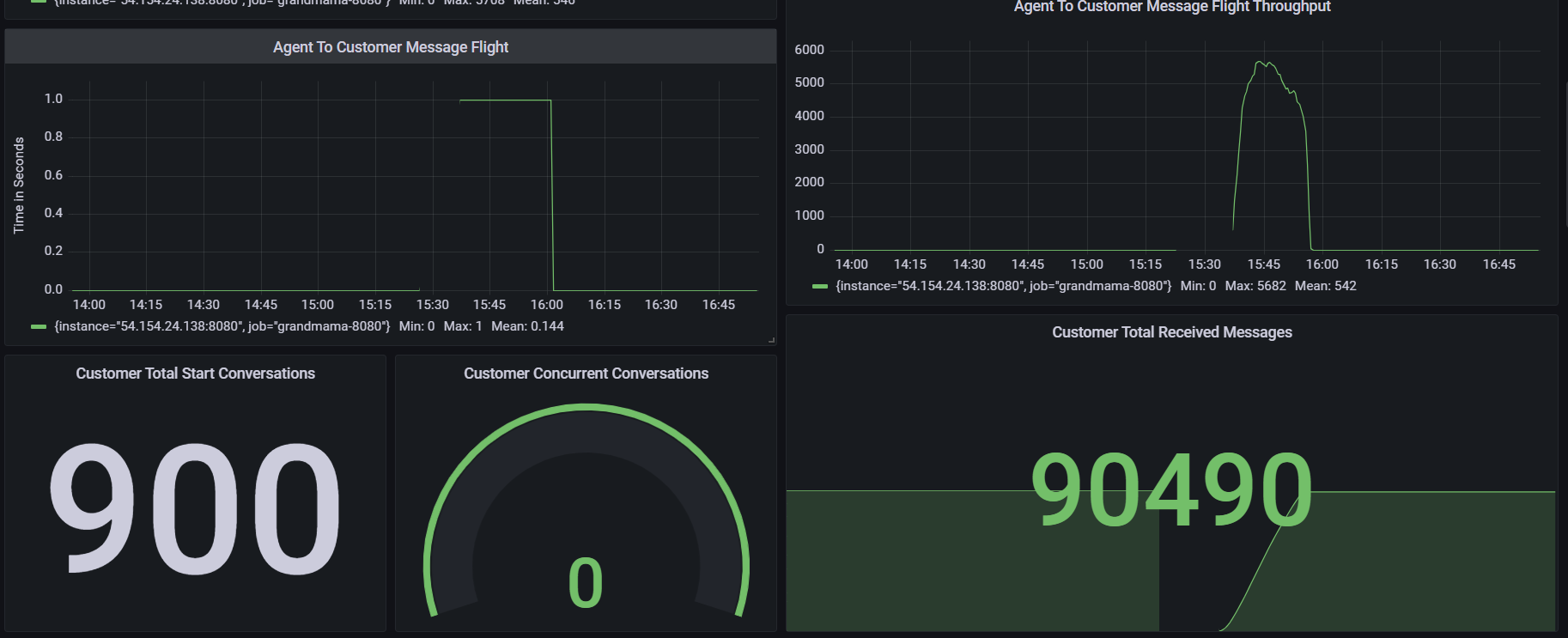
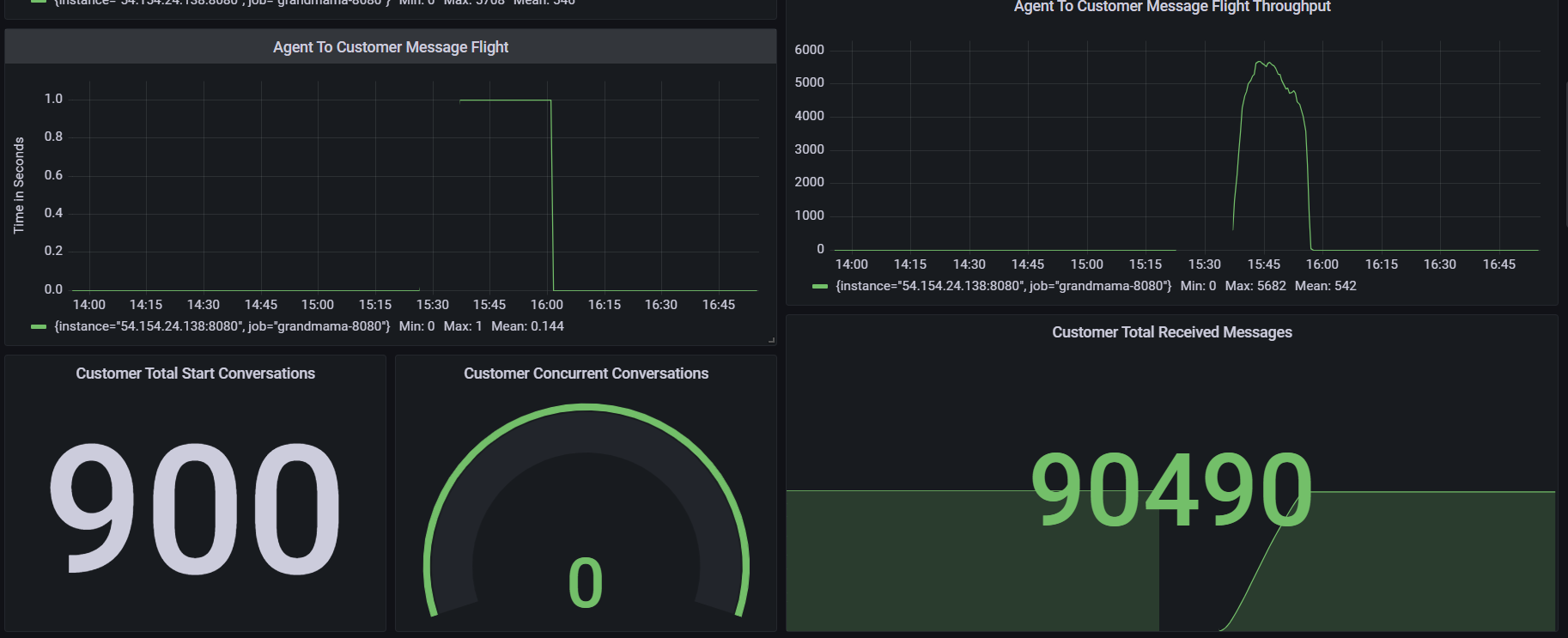
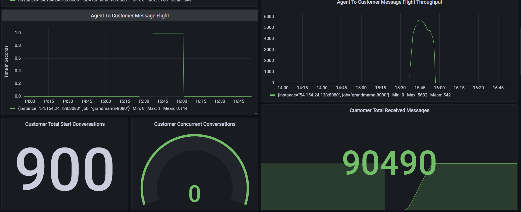
Total Conversations | 900 |
Message Frequency per chat (s) | 5 |
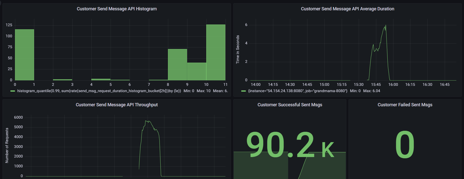
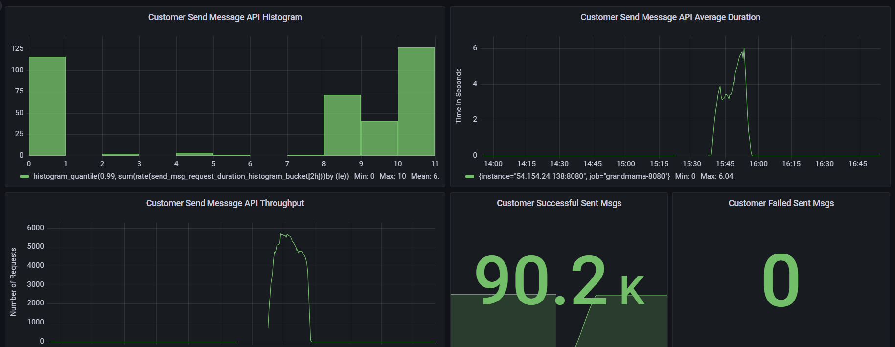
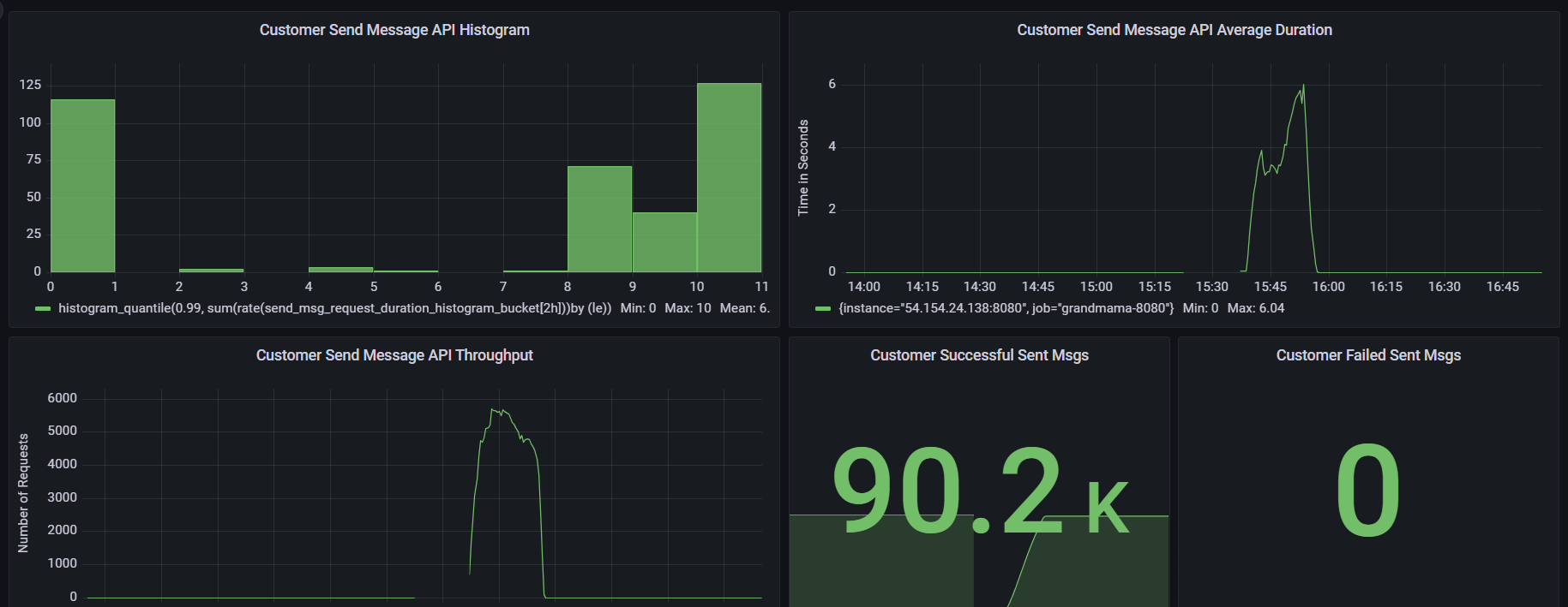
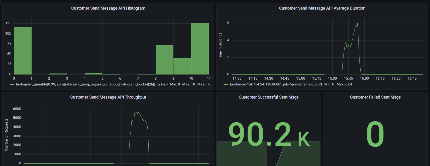
Message Frequency per second overall | Expected: 164.340 Actual: 179.900 |
Message Count | Expected: 13 chats per minute: 194,220 12 chats per minute: 179,280 11 chats per minute: 164,340 Actual: 180,272 |
Expected Result | All the chats are being delivered to agents timely. Message count is not less than expected. |
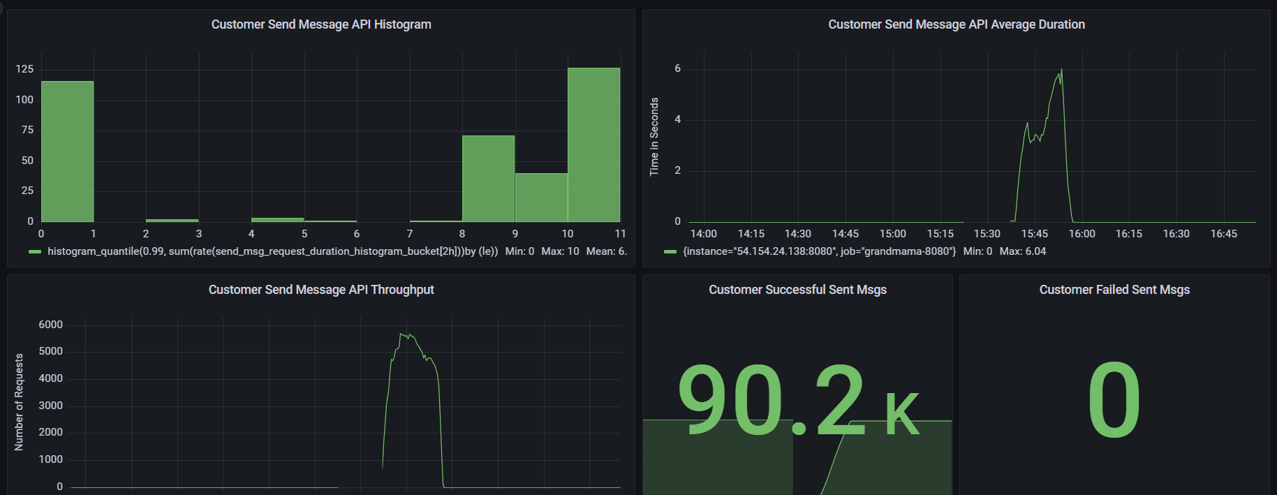
Actual Result | All 900 chats were delivered to agents in approx. 230 seconds. Message count is same as expected. |
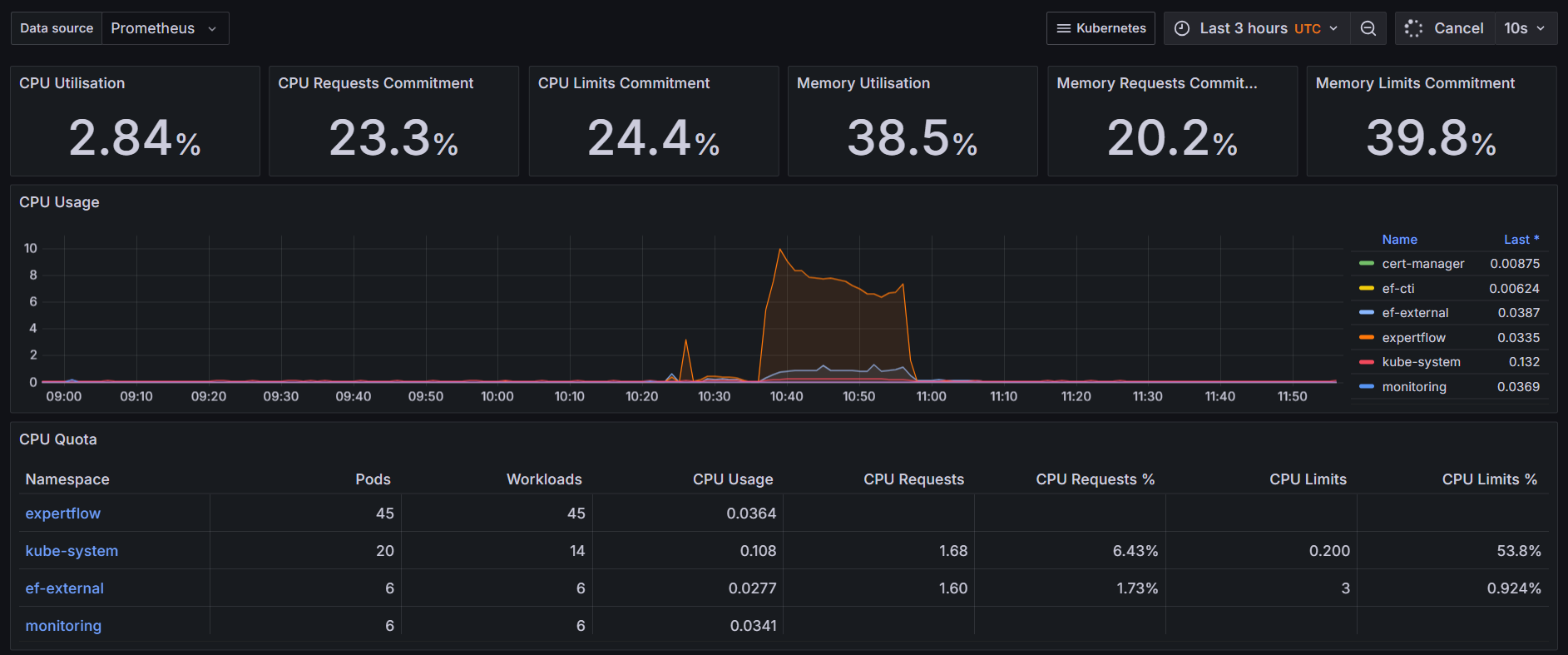
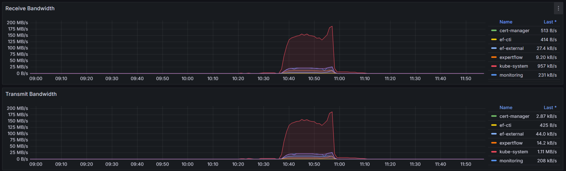
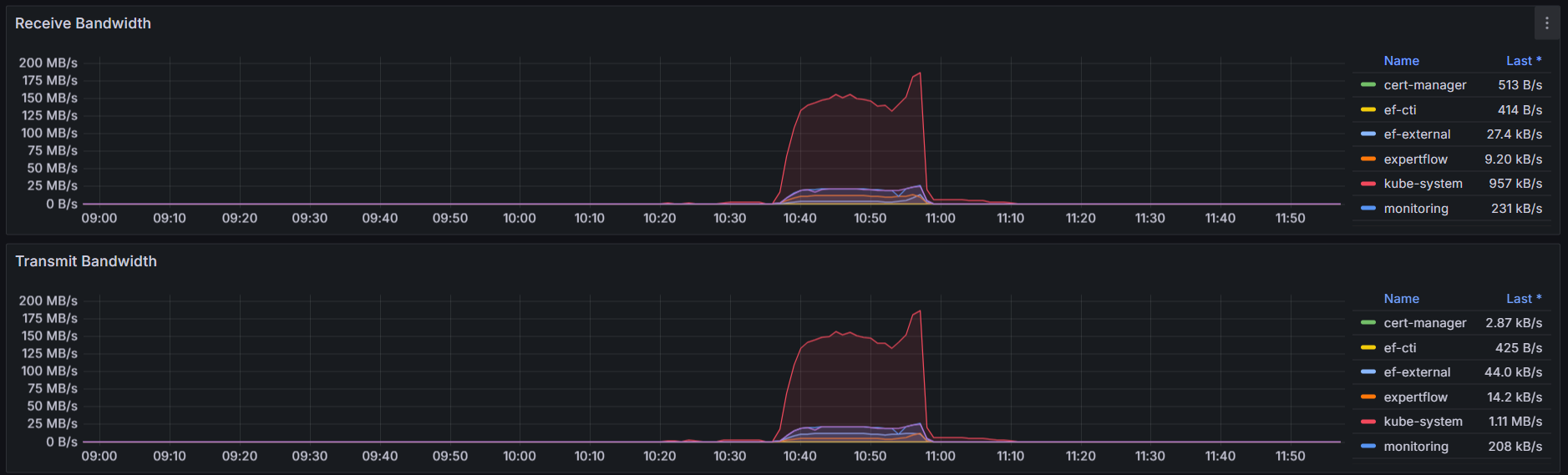
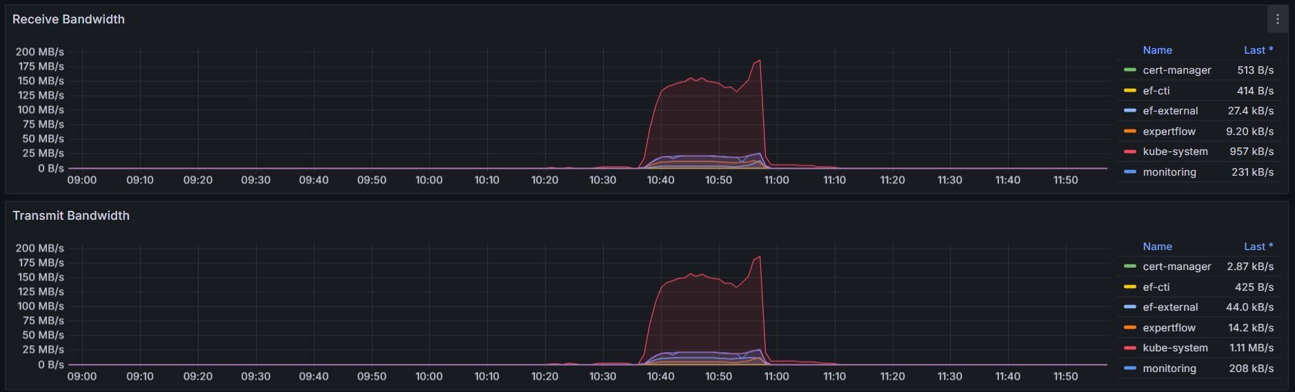
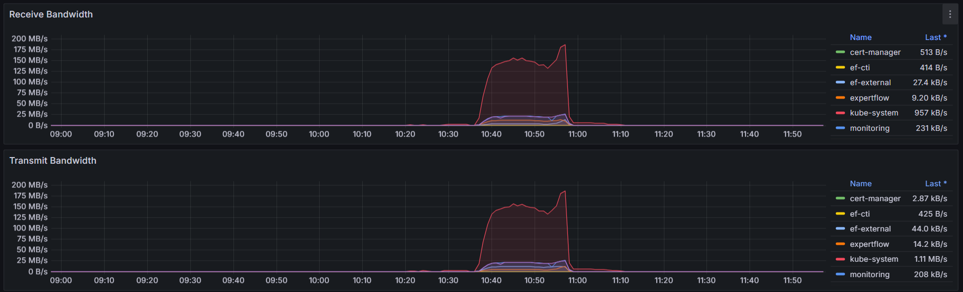
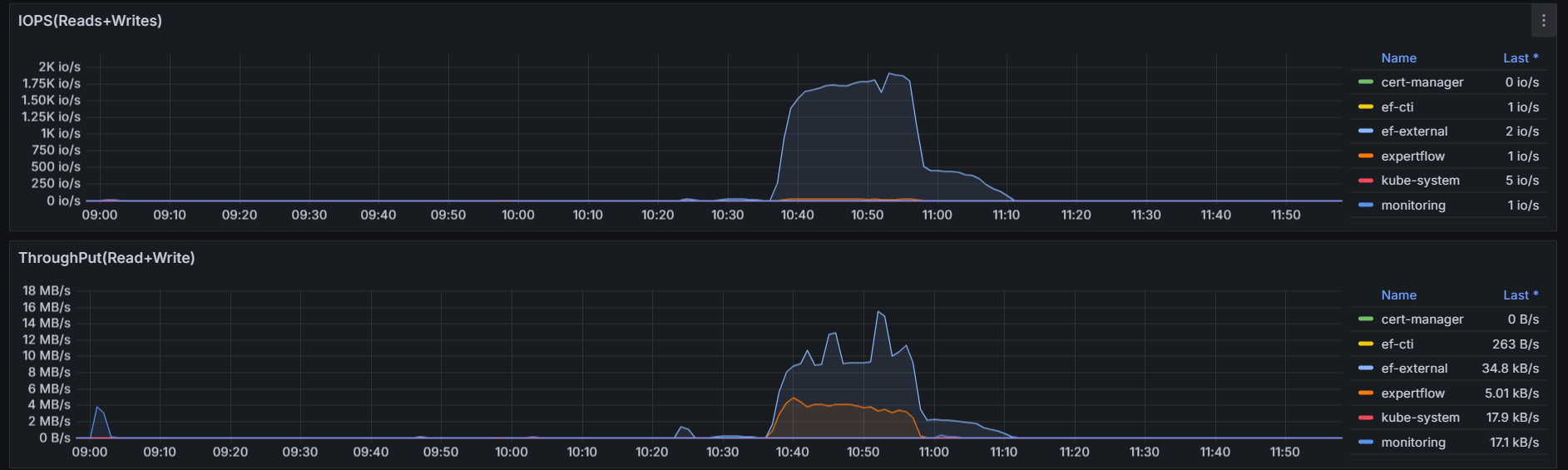
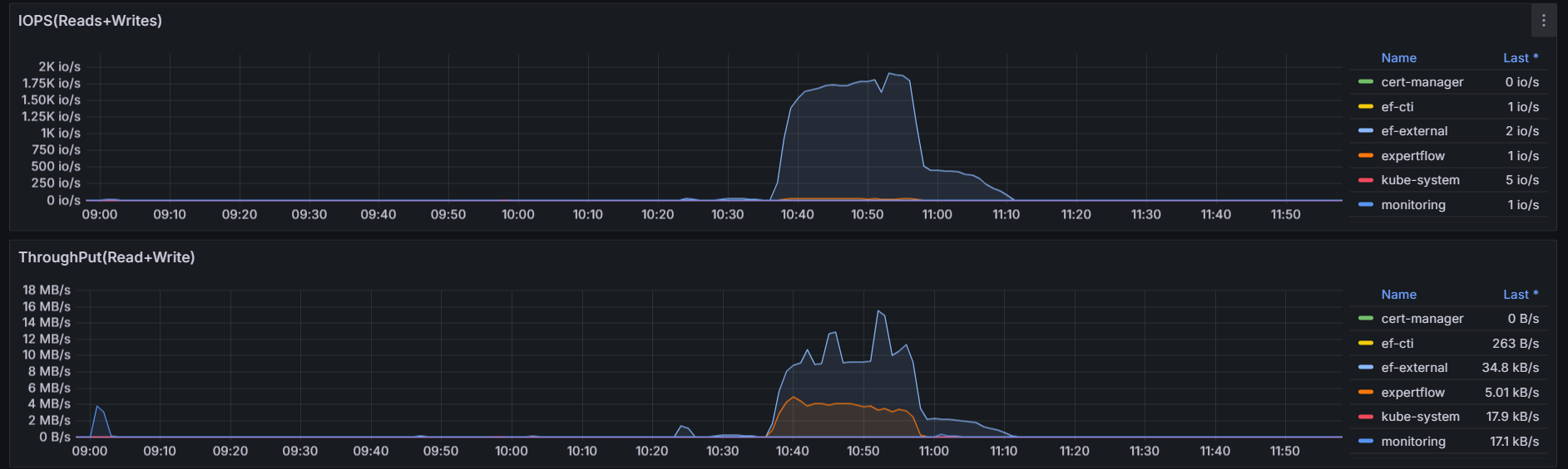
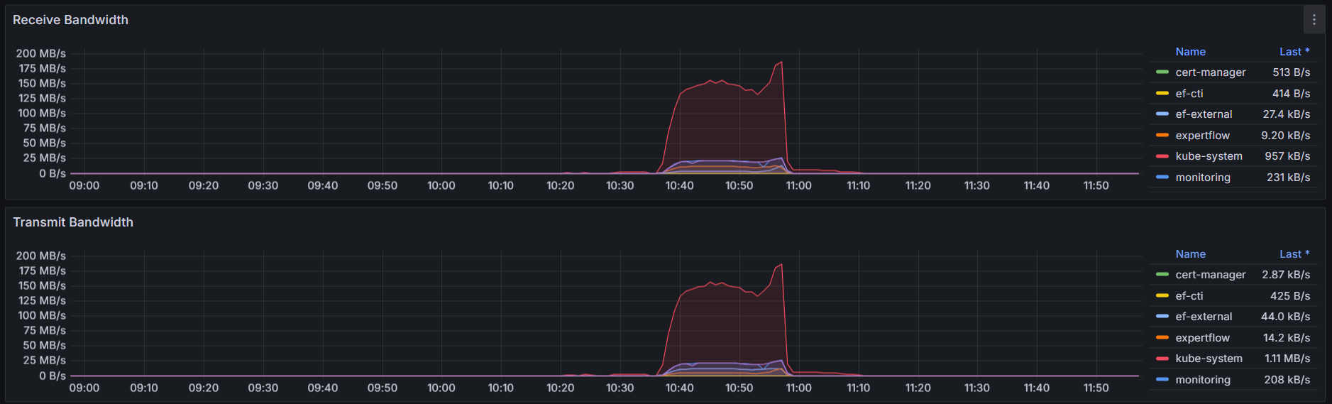
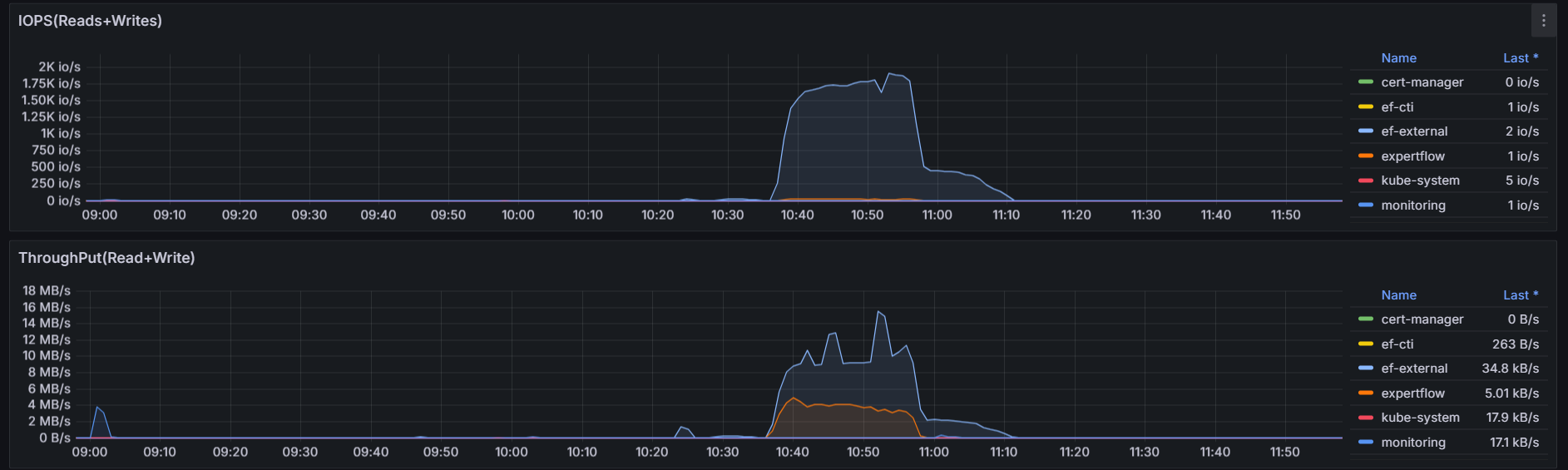
Observations | There is no stuck chat in system There is no failed message There is no noticeable slowness observed in manual conversations No major memory leak issue was observed CPU went up to 70% and came back when the test was stopped |
Test Status | PASS |
Test Setup
300 agents logged-in and in ready state to receive chats
Agents are auto accepting chats
Each conversation will be closed after 1000 seconds
Test Execution
900 Chats are being initiated in the frequency of 4 chats per second
1 message is being exchanged after every 5 seconds for every conversation






