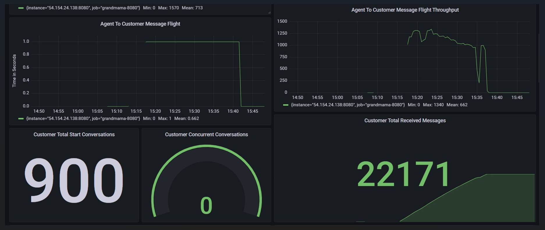
900 Concurrent Bot Conversations and 1 Message every 5 seconds per Conversation
Test Scenario | 4 conversations per second. Total 900 Bot conversations will be initiated in 225 seconds, every chat will have a message in every 5 seconds, conversations will be closed by customers eventually |
|---|---|
Agents | N/A |
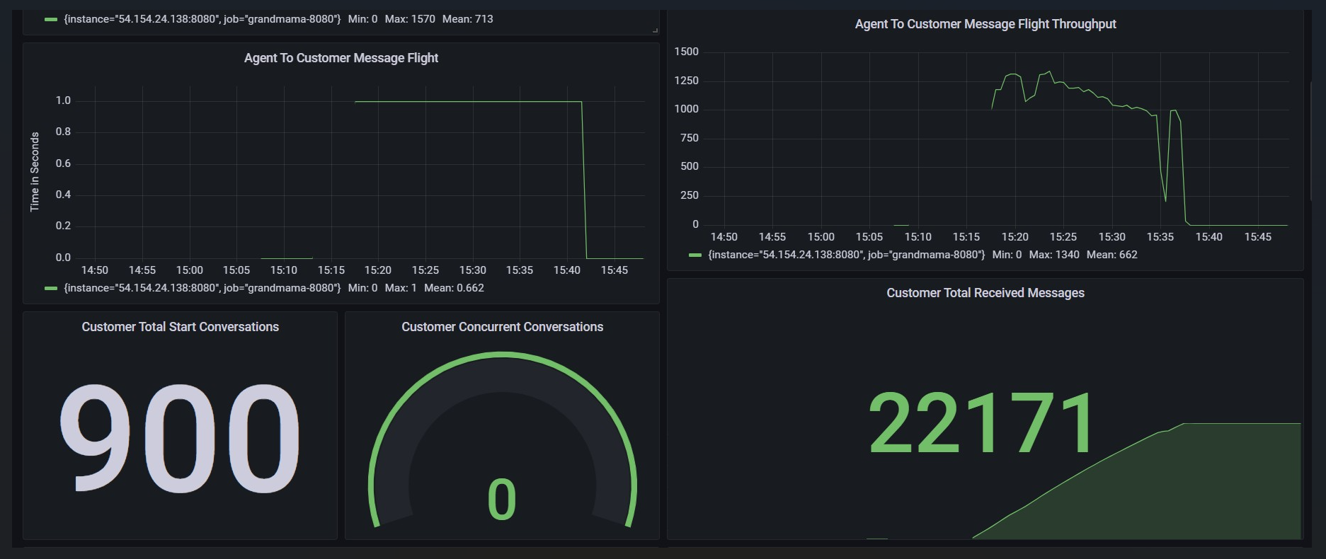
Max Active Customers | 900 |
Session Duration (s) | 1000 |
Test Duration (m) | Expected: 20 Actual: 22 |
Total Conversations | 900 |
Message Frequency per chat (s) | 5 |
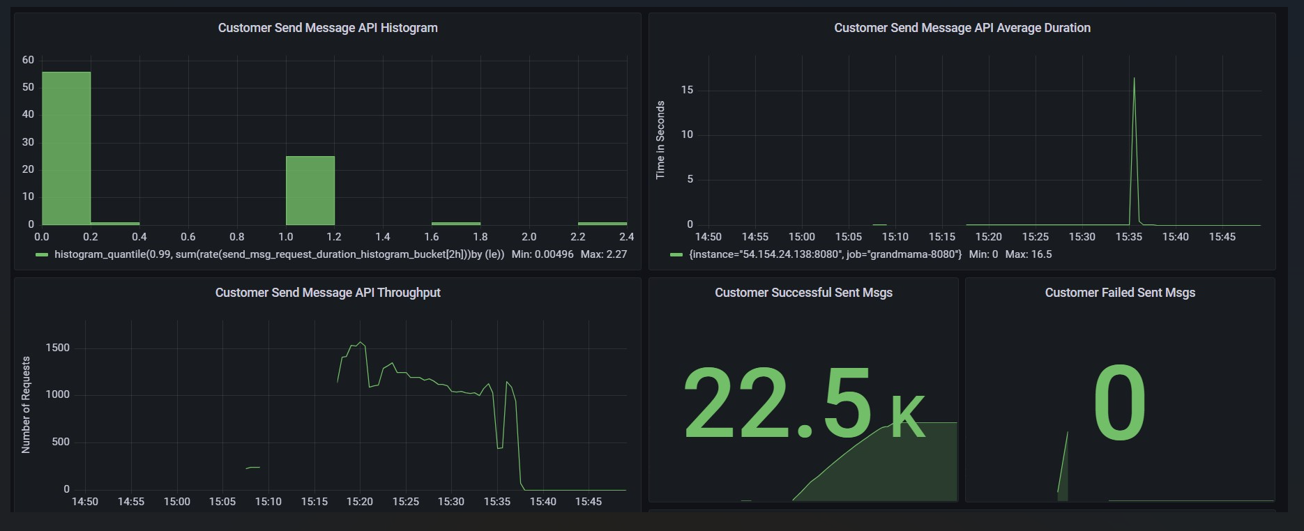
Message Frequency per second overall | Expected: 164.340 Actual: 66.0 |
Message Count | Expected: 13 chats per minute: 194,220 12 chats per minute: 179,280 11 chats per minute: 164,340 Actual: 66,000 |
Expected Result | All the chats are being delivered to Bot timely. Message count is not less than expected. |
Actual Result | All 900 chats were delivered to bot but with delays. Message count is way less than as expected |
Observations | Message count is way less than expected |
Test Status | FAIL |
Test Setup
900 chats will be handled by Bot only and won’t be routed to any agent
Each conversation will be closed after 1000 seconds
Test Execution
900 Chats are being initiated in the frequency of 4 chats per second
1 message is being exchanged after every 5 seconds for every conversation

