Breadcrumbs

50 Conversations System Performance Result on LoadTest 5.0

1. Executive Summary

This report details the findings of a performance load test conducted on the core application infrastructure. The objective was to evaluate the stability and resource consumption of the system during high-concurrency scenarios. Key findings indicate a successful handling of message throughput.

2. Infrastructure & Deployment Map

The application is distributed across two primary virtual environments:

  • VM1 (Core Services): Core Logic, Channels, Campaigns, QM, Reporting, Vault, Transflux, MongoDB, ActiveMQ, Redis, Minio, PostgreSQL, and ClamAV.

  • VM2 (Analytics): Metabase.

3. Performance Metrics

3.1 CPU Utilization (Cores)

Component

Before Test

During Load

After Test (Recovery)

Overall System

~2.000

~2.9 - ~3.0

~2.000

3.2 Memory Usage (RAM)

The overall system memory footprint increased by approximately 2 GiB during the test.

Component

Before Test

During Load

After Test (Recovery)

Overall System

~17.0 GiB

~18.0 GiB

~17.5 GiB

4. Operational Observations

  • Throughput: The system successfully processed a high volume of traffic, with the exact total message count as expected.

  • Resource Elasticity: The system demonstrated excellent recovery, returning to baseline immediately.

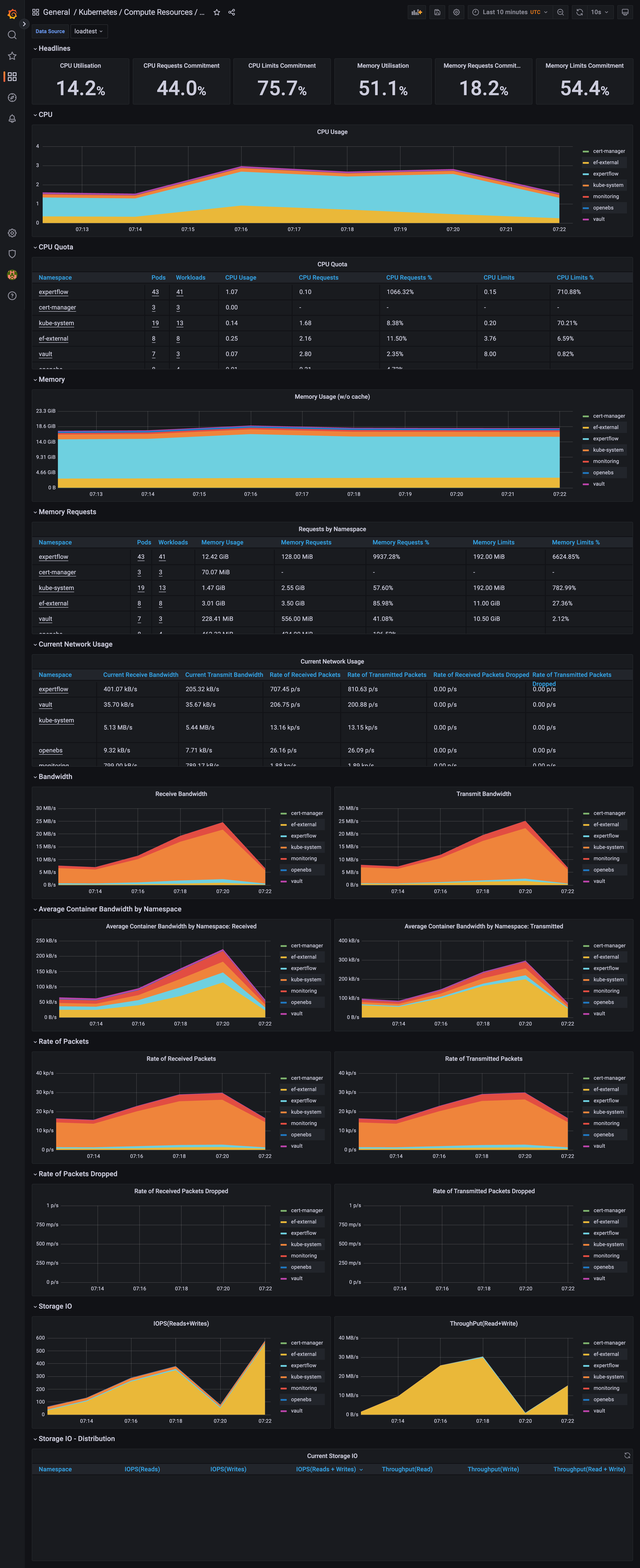
5. Monitoring & Telemetry Visualization

To validate the metrics recorded in this report, the following screenshot provides a real-time view of the monitoring dashboard (e.g., Grafana/Prometheus) during the Load Test window.

  • Metric Overview: The visualization captures the correlation between the 2.9 core CPU spikes and the corresponding increase in memory consumption across the VM1 cluster.

  • Throughput Confirmation: The "Queue Depth" widget confirms the accurate message count, illustrating successful backend processing.

  • Grafana Dashboard: No slowness observed on Grafana Dashboard.

screencapture-elk-qa-expertflow-monitoring-d-d3ce3e73-6d22-488d-93c5-0558b15b536k-efcx-load-test-47-2026-01-21-12_20_45.png
screencapture-elk-qa-expertflow-monitoring-d-efa86fd1d0c121a26444b636a3f509a8-kubernetes-compute-resources-cluster-2026-01-21-12_22_19.png