Breadcrumbs

900 Conversations with 4 Conversations per second and 1 Message every 5 seconds per Conversation

No Voice not included

  • Hardware / Software

    • EFCX Machine (c5n.4xlarge)

      • vCPU = 16

      • Memory = 42 GB

      • Hard Disk = 200 GB (15000 IOPS Recommended)

      • EFCX 5.0

    • Stubs/Mocks Machine (t3.2xlarge)

      • vCPU = 8

      • Memory = 32 GB

      • Hard Disk = 200 GB

      • Agent-Manager-Stub:cx-4.5.7

        • Login agents

        • Change state from Not Ready to Ready

        • Auto Answer chats

        • Send messages

        • Close chats

        • Expose stats

      • Channel-Connector-Stub:2.1.8

        • Initiate chats

        • Send messages

        • Respawn chats

        • End chats

        • Expose stats

      • Node-Red

        • KeyCloak Stub

          • Create Agents

          • Assign Groups

          • Assign Roles

          • Assign Teams (If Required)

        • Assign Routing Attributes Stub

          • Assign attributes to agents

        • Assign EFCX Teams Stub

          • Assign agents to team(s)

        • Prometheus/Grafana

          • Monitoring solution

 

  • Load Test Configuration:

    • Number of Queues = 8

    • Agent MRD value = 5 (For all agents)

    • Agent Attributes = 8 (Assigned to all agents)

    • Wrap-up is disabled

    • All queues have same queue priority

    • Last agent routing is off

    • 1 replica of CCM

    • 3 replicas of Conversation Manager

    • ef-redis-custom-values.yaml

      • resources:
        limits:
        cpu: "2"
        memory: 8Gi
        requests:
        cpu: "1"
        memory: 2Gi

    • ef-mongodb-custom-values.yaml

      • livenessProbe:
        enabled: true
        initialDelaySeconds: 50
        periodSeconds: 20
        timeoutSeconds: 20
        failureThreshold: 6
        successThreshold: 1

      • readinessProbe:
        enabled: true
        initialDelaySeconds: 50
        periodSeconds: 20
        timeoutSeconds: 20
        failureThreshold: 6
        successThreshold: 1

      • startupProbe:
        enabled: false
        initialDelaySeconds: 5
        periodSeconds: 20
        timeoutSeconds: 20
        successThreshold: 1
        failureThreshold: 30


Test Scenario

4 conversations per second. Total 900 conversations will be initiated in 225 seconds, every chat will have a message in every 5 seconds, conversations will be closed by agents eventually

Agents

300

Max Active Customers

900

Session Duration (s)

1000

Test Duration (m)

Expected: 20

Actual: 22

Total Conversations

900

Message Frequency per chat (s)

5

Message Frequency per second overall

Expected: 164.340

Actual: 169.727

Message Count

Expected:

13 chats per minute: 194,220

12 chats per minute: 179,280

11 chats per minute: 164,340

Actual: 169,727

Expected Result

All the chats are being delivered to agents timely. Message count is not less than expected.

Actual Result

All 900 chats were delivered to agents in approx. 230 seconds. Message count is same as expected.

Observations

There is no stuck chat in the system

There is no failed message

There is no noticeable slowness observed in manual conversations

No major memory leak issue was observed

Start to End Time

12:36 to 13:10

Test Setup

  • 300 agents logged-in and in ready state to receive chats

  • Agents are auto accepting chats

  • Each conversation will be closed after 1000 seconds

Test Execution

  • 900 Chats are being initiated in the frequency of 4 chats per second

  • 1 message is being exchanged after every 5 seconds for every conversation

 








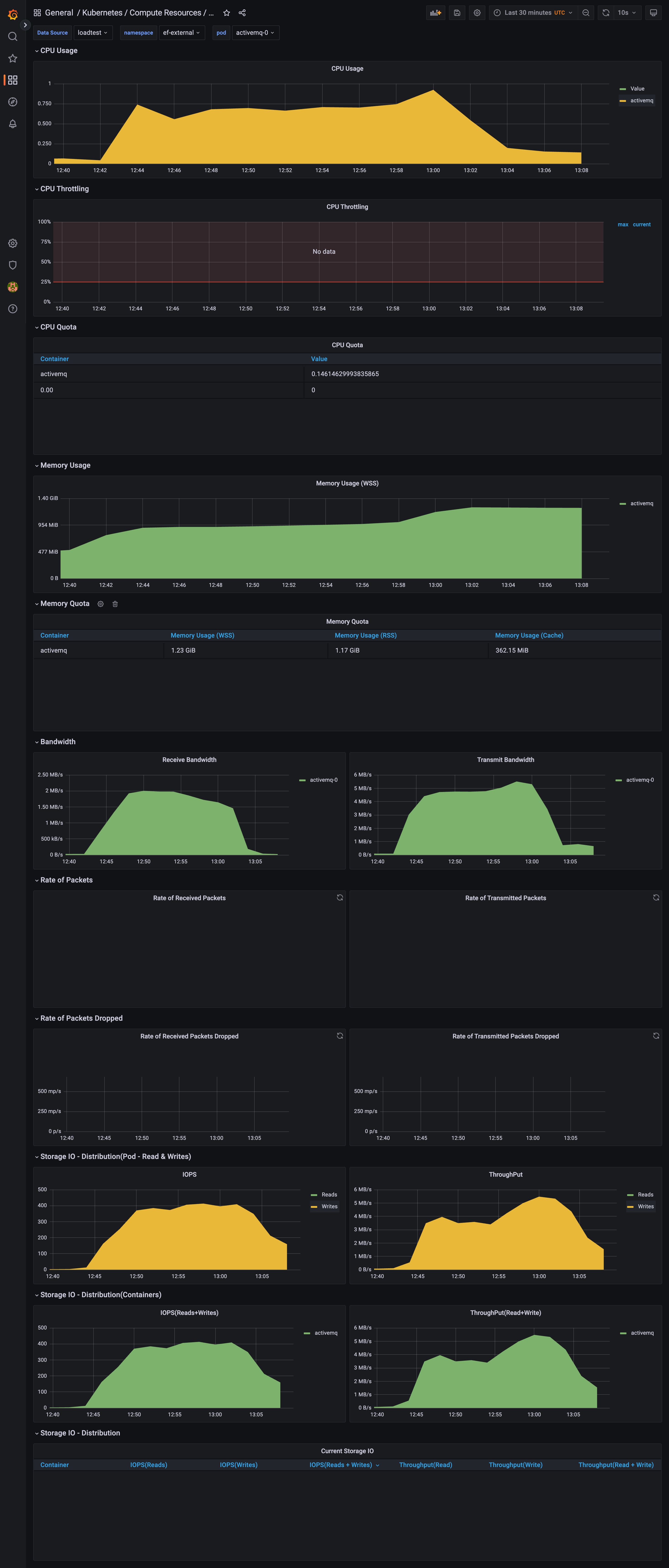
activeMQ.png
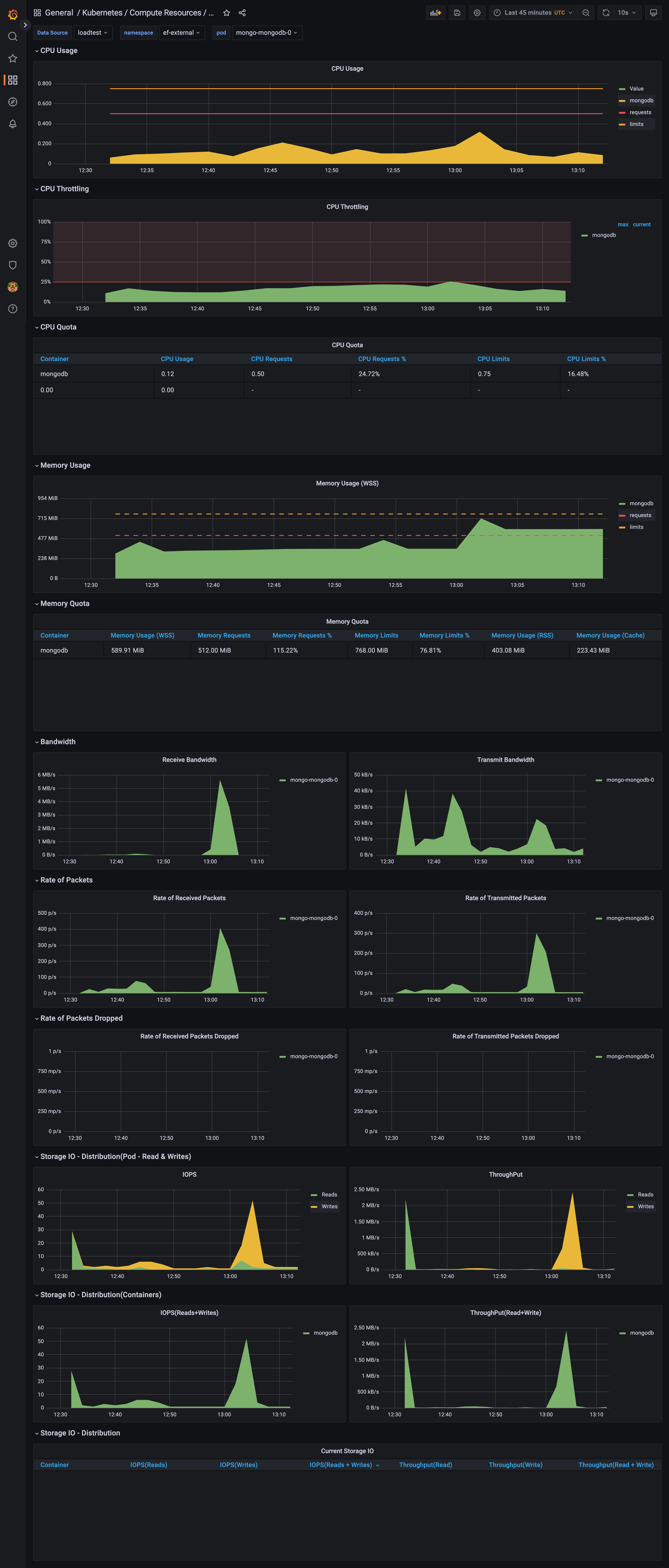
mongo.png
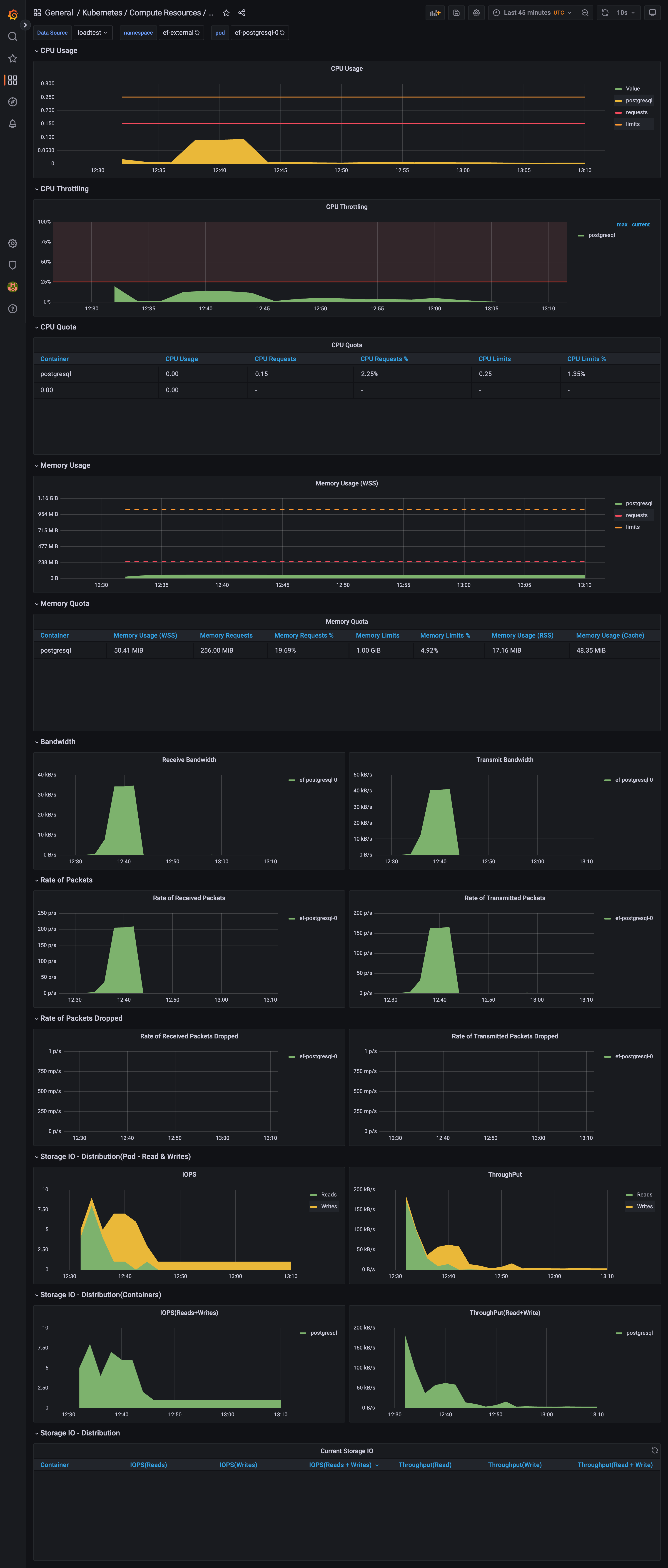
posgres.png
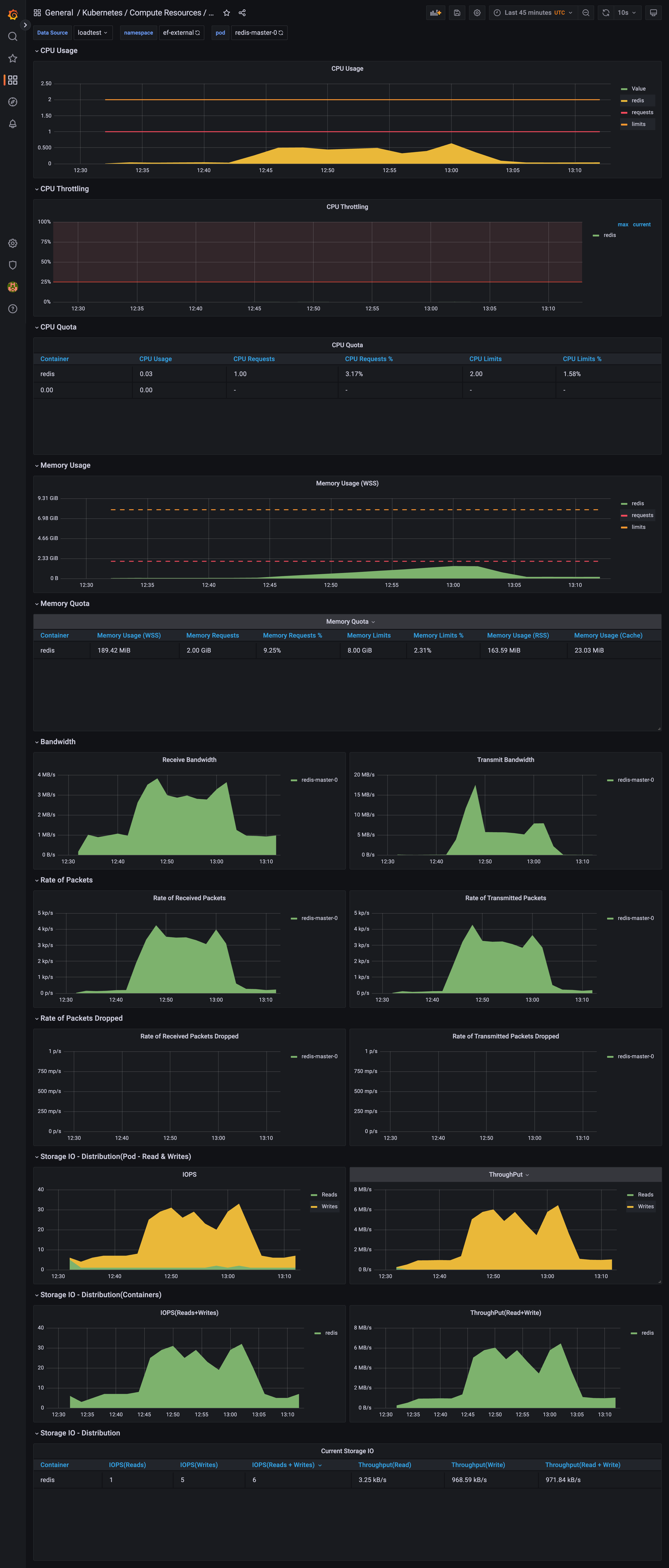
redis.png
MessageCount.png
overallsystem.png