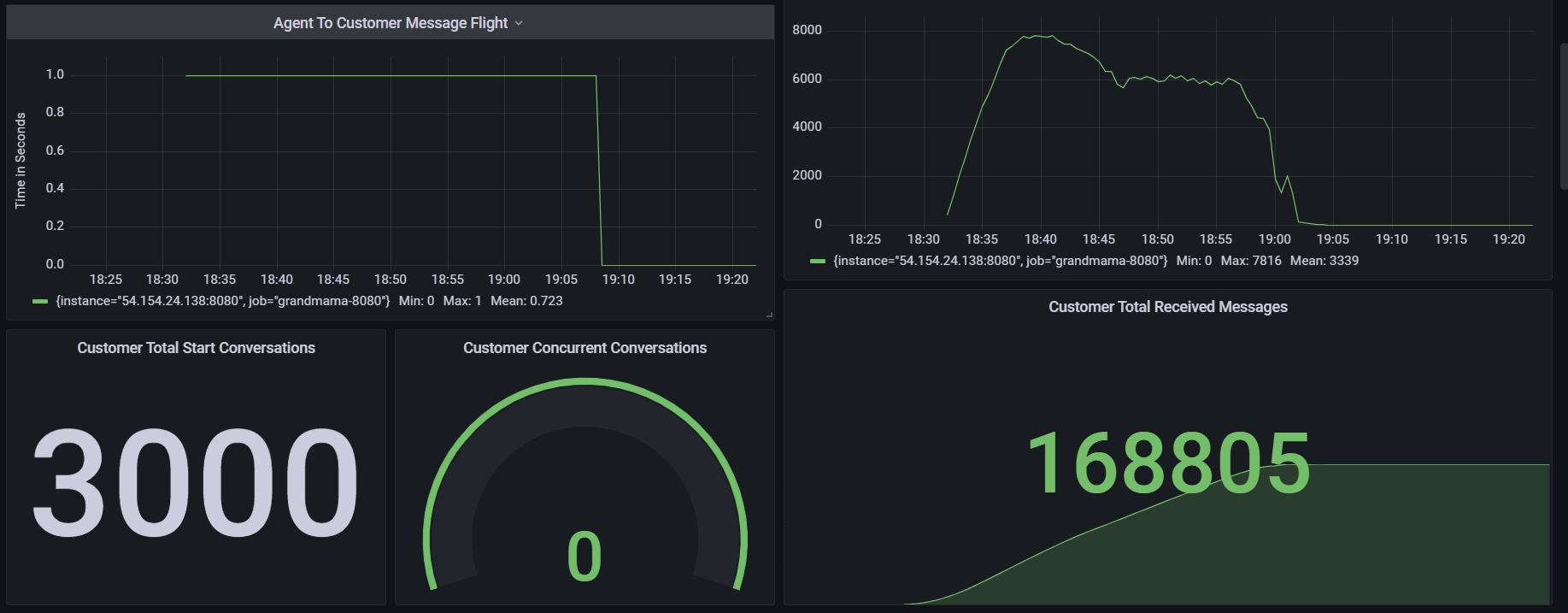
1000 Agents with 4 Conversation per second and 1 Message every 5 seconds per Conversation
Test Scenario | 4 conversations per second. Total 3000 conversations will be initiated in 750 seconds, every chat will have a message in every 5 seconds, conversations will be closed by agents eventually |
|---|---|
Agents | 1000 |
Max Active Customers | 3000 |
Session Duration (s) | 1200 |
Test Duration (m) | Expected: 40 Actual: 40 |
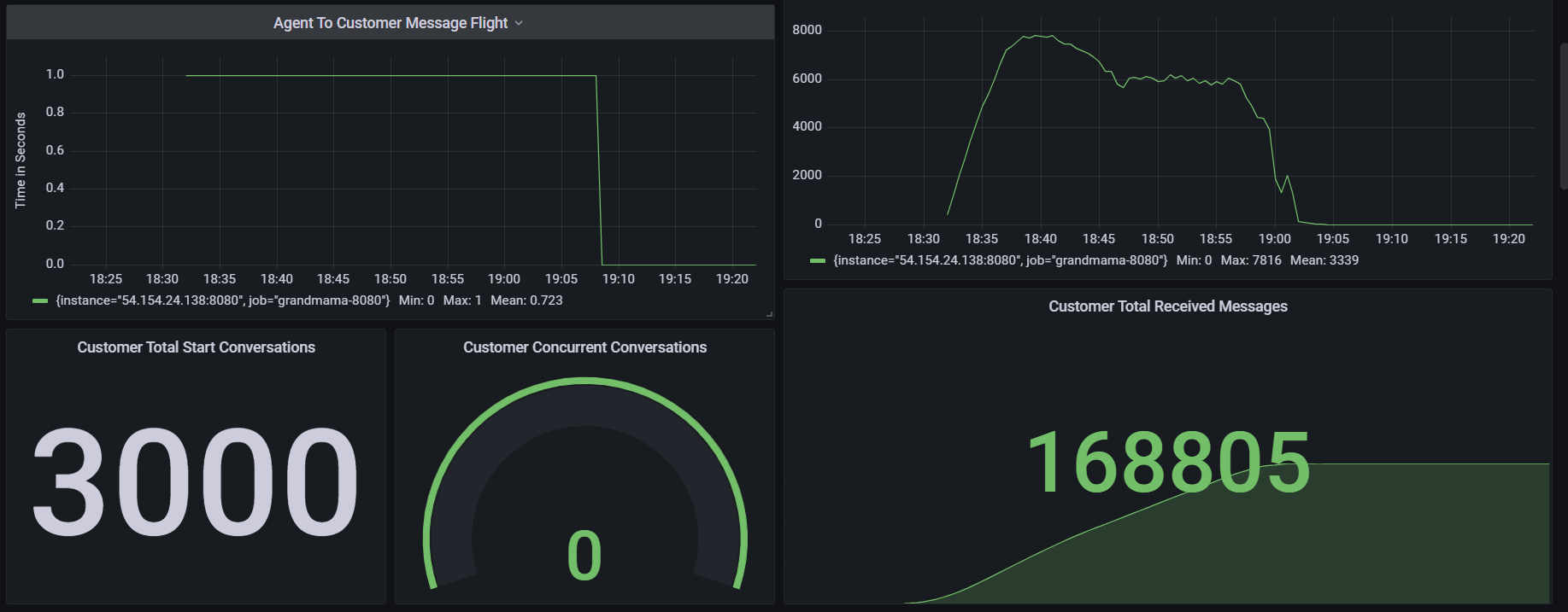
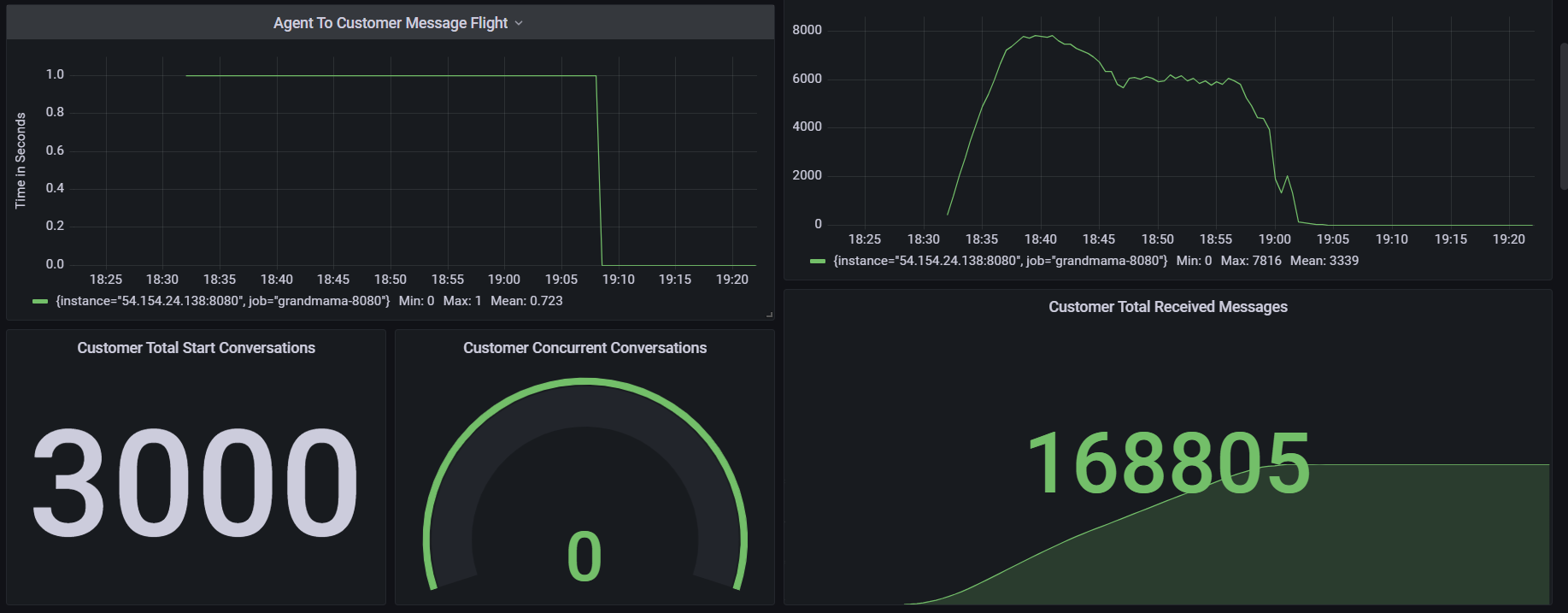
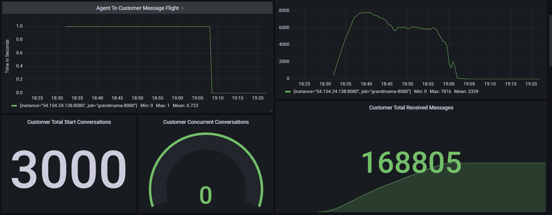
Total Conversations | 3000 |
Message Frequency per chat (s) | 5 |
Message Frequency per second overall | Expected: 720.000 Actual: 334.564 |
Message Count | Expected: 13 chats per minute: 780,000 12 chats per minute: 720,000 11 chats per minute: 660,000 Actual: 334,564 |
Expected Result | All the chats are being delivered to agents timely. Message count is not less than expected. |
Actual Result | There are 264 lost chats. 26 stuck chats in the system Message count is almost 50% less than expected |
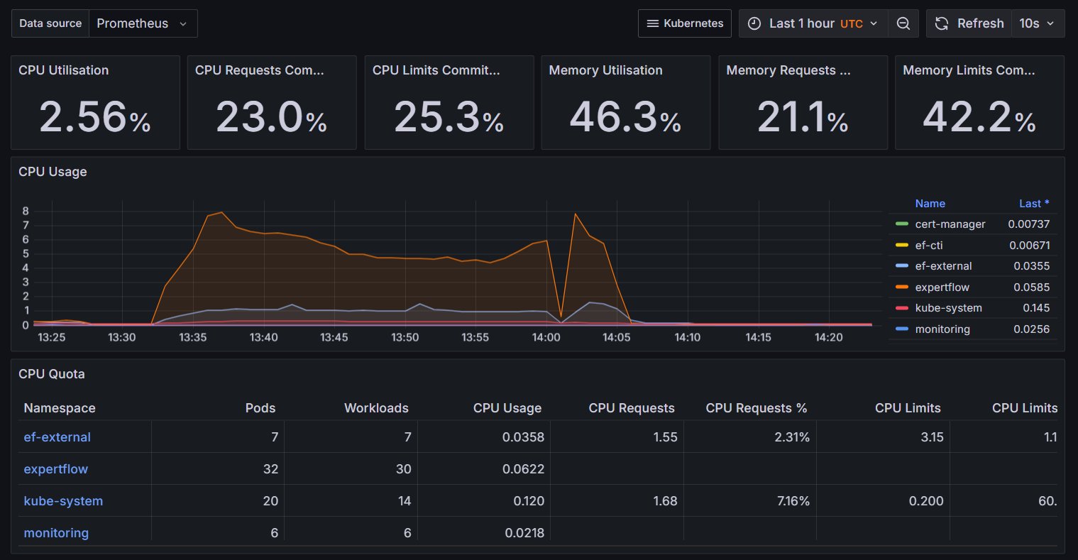
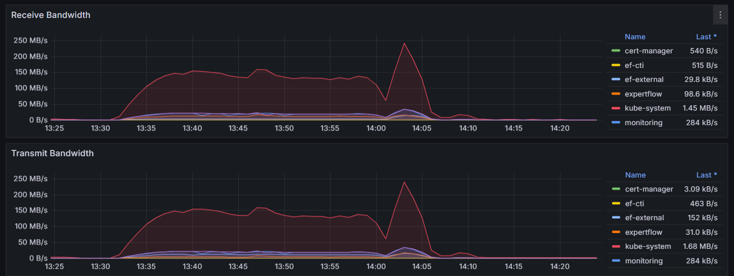
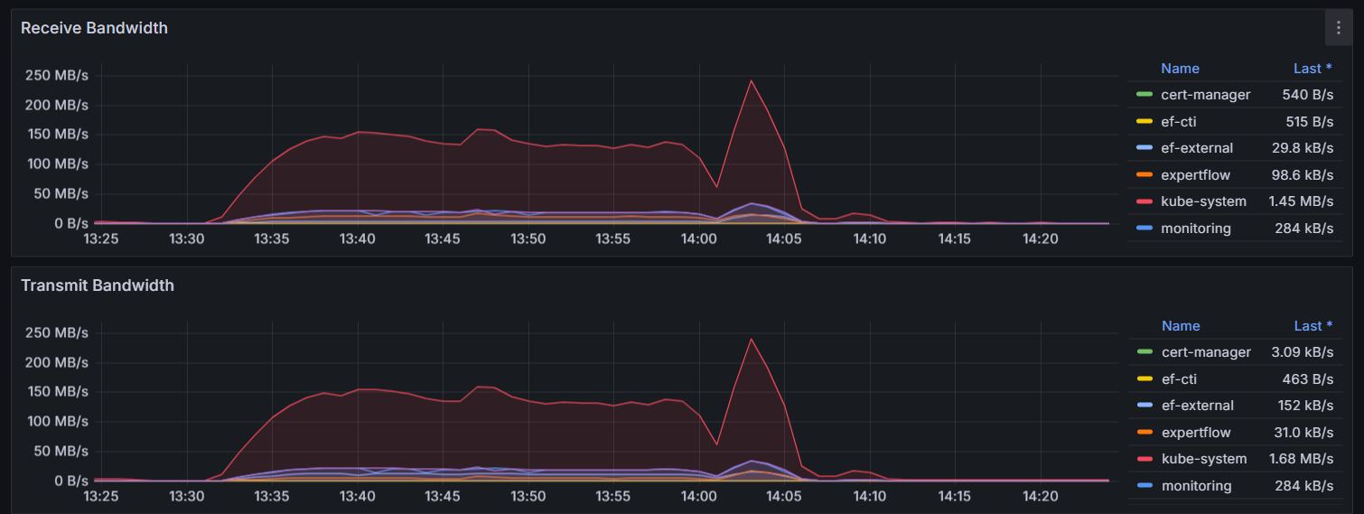
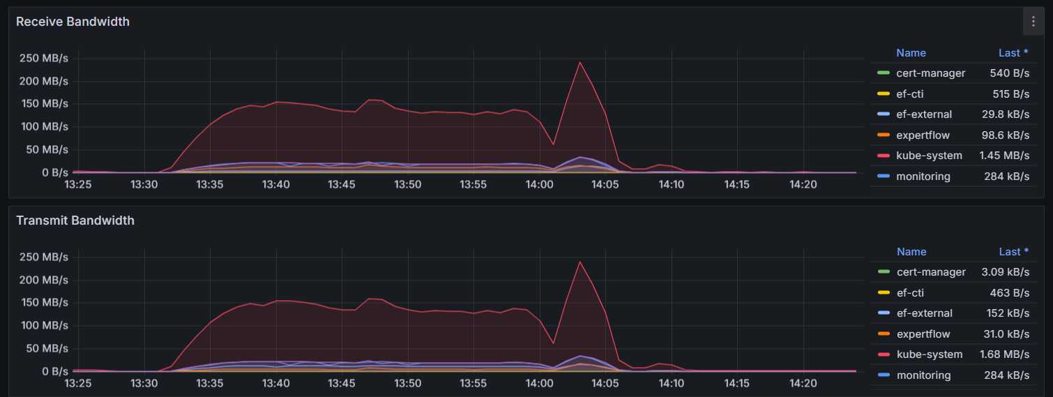
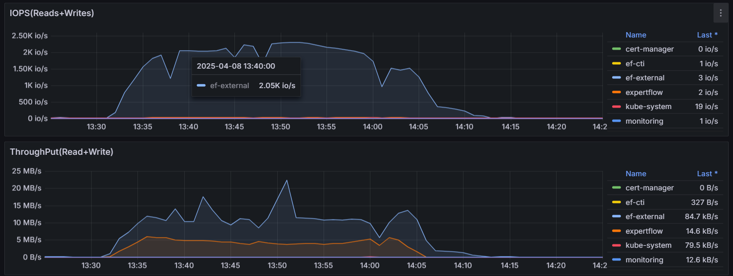
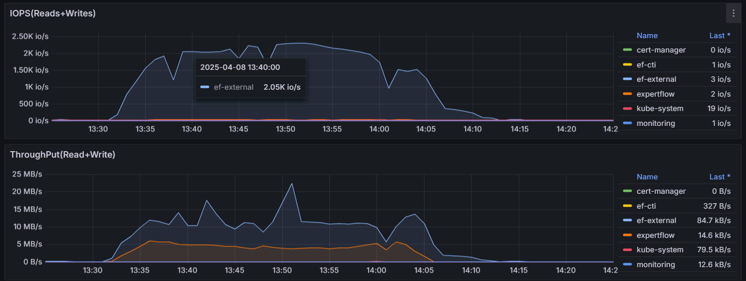
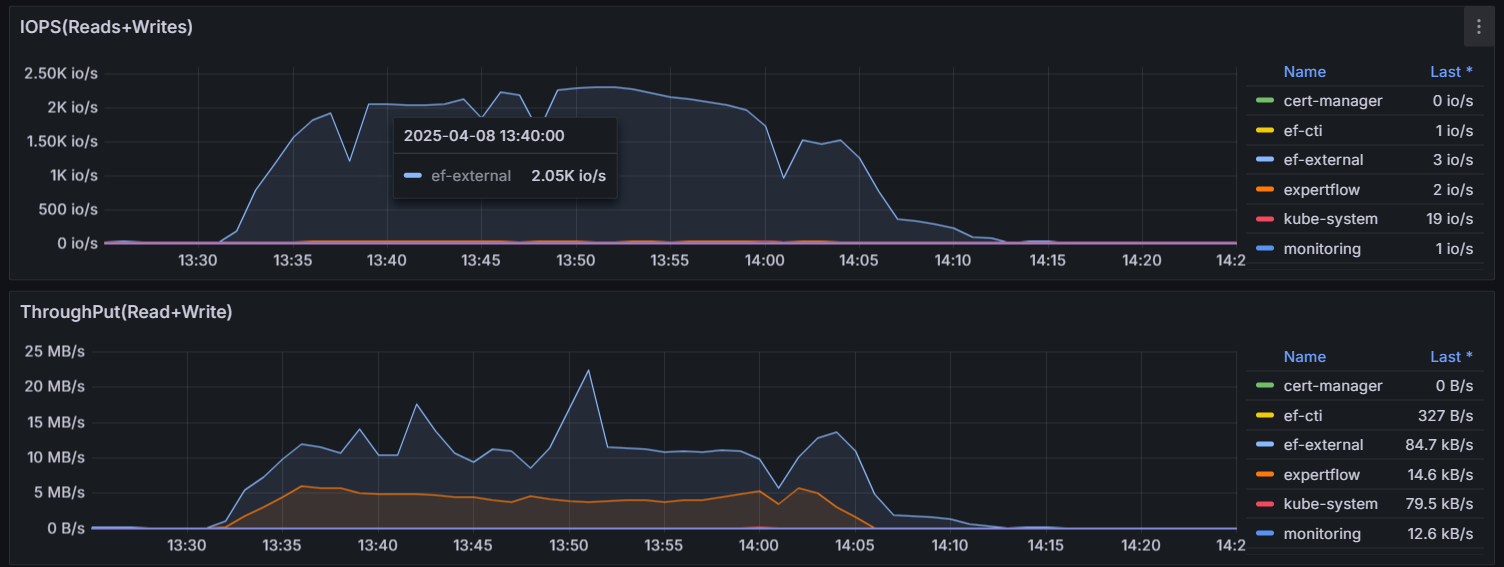
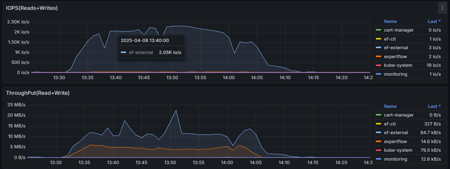
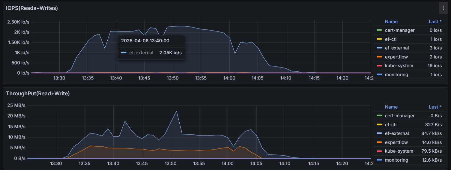
Observations | Slowness observed during manual operations There are loads of pending messages at ActivMQ We don’t support 3000 concurrent chats as we faced major issues during load test |
Test Status | FAIL |
Test Setup
1000 agents logged-in and in ready state to receive chats
Agents are auto accepting chats
Each conversation will be closed after 1200 seconds
Test Execution
3000 Chats are being initiated in the frequency of 4 chats per second
1 message is being exchanged after every 5 seconds for every conversation







