WFM - User Guide for Admin/Supervisor
A Supervisor or Administrator can configure rules, create schedules, and monitor workforce performance across your contact center. This guide covers how to:
Configure contracts, shift categories, activities, and leave types to define scheduling and compliance rules.
Manage workforce records for teams, skills, agents, and scheduling eligibility.
Create and adjust schedules for teams and agents based on forecasts and contract rules.
Review and act on requests such as leave approvals, shift swaps, and trade posts.
Monitor adherence by mapping agent states, defining rules, and tracking real-time compliance.
Use calendars and visual boards to view team schedules, swap offers, and daily assignments.
Generate and export reports to track coverage, performance, and compliance over time.
Login
The Login Screen is the entry point for accessing the Workforce Management solution.
Login Screen
Users provisioned in IAM with the required permissions can authenticate using their credentials. The 'Remember Me' feature enables persistent login cookies for returning users
.png?inst-v=aff99ddc-62b4-42b8-a64d-6980f17fbcd2)
Contracts
Navigation
Left navigation → Configuration Settings → Contract
What you can do
Create full-time/part-time contract templates.
Set weekly/daily time limits and required rest periods.
Define tolerances and active working days.
Create
Click Create New Contract.
Choose Employment Type: Full Time / Part Time.
Enter Name (required; 25 chars max) and optional Description (250 chars max).
Fill the time rules (see Field reference).
Expand Working Days and toggle allowed days.
Click Save.
Edit / Delete
Hover a row to reveal Edit or Delete.
If a contract is in use, Edit instead of deleting to avoid scheduling errors.
Field reference & validation
Weekly rest time — HHH:MM (0–167:59)
Nightly rest time — HH:MM (0–23:59)
Minimum time per week — HHH:MM (0–167:59)
Maximum time per week — HHH:MM (0–167:59)
Average work time per day — HH:MM (0–23:59)
Target tolerance − / + — allowed under/over target time (minutes)
Days of tolerance − / + — allowed under/over target days (days)
Working Days — Mon–Sun toggles


Shift Categories
Navigation
Configuration Settings → Shift Categories
What you can do
Create color-coded categories with a short code.
Search, edit, or delete categories.
Create
Click Create New Category.
Enter Name (25 chars max).
Enter Short Name (3 chars max) for compact grids.
Pick a Color.
Click Save.
Edit / Delete
Hover a row to Edit or Delete.
If referenced by shifts, reassign those shifts before deleting.


Activities
Navigation
Configuration Settings → Activities
What you can do
Create color-coded activities.
Set flags for contract/work/paid time, skill/seat needs, and “ready” time.
Create
Click Create New Activity.
Enter Name (25 chars max).
Choose a Color (used in calendars/adherence timelines).
Set flags as needed:
Is Contract Time — counts toward contract time
Is Work Time — productive time
Is Paid Time — payroll/costing
Requires Skill — only agents with matching skills
Requires Seat — consumes a seat/resource
Is Ready Time — contributes to “ready” capacity
Click Save.
Edit / Delete
Hover a row to Edit or Delete. Prefer editing if the activity is used in shifts.
Behavior/Impact
Scheduler & Adherence use these flags to place activities and evaluate “in Adherence.”
Reports use Paid/Work/Contract flags for time accounting.


Leave Types
Navigation
Configuration Settings → Leave Type
What you can do
Create leave types with request/balance behavior.
Control self-service and confidentiality.
Create
Click Create New Type.
Enter Name and Short Name.
Pick a Color.
Set flags:
Contract Time (usually ✔ for paid leaves)
Work Time
Paid Time
Allow Requests (self-service)
Tracker Type — days or hours
Confidential — details hidden from peers
Click Save.
Edit / Delete
Hover a row to Edit or Delete.
If used historically, disable Allow Requests instead of deleting.
Behavior/Impact
Calendar/Requests enforce balances & visibility; Scheduler respects Contract Time.


Shift Swap (Configuration)
Navigation
Configuration Settings → Shift Swap
What you can configure
Open for Shift Trade Requests — From [X] to [Y] days (relative to today).
Maximum Consecutive Days Without Day Off — cap after swaps.
Tolerance for Matching Contract Time [min – max] — weekly contract match window.
Matching Skills — move required skills into Selected.
Auto grant — ON: auto-approve eligible swaps; OFF: supervisor approval.
Anonymous — ON: hide poster identity on the board.
First-come First-Serve bulletin board — ON: first eligible responder gets the shift.
Save to apply.
Behavior/Impact
All swaps/trades validate against these limits before approval.

Organizational Hierarchy
Navigation
Configuration Settings → Organizational Hierarchy
Manage
Expand/collapse nodes with carets.
Create Location: click the blue + at the locations list → Name → Save.
Create Team: expand a location → + under that location → Name → Save.
Edit/Delete: hover a node → ✎ / 🗑.
Behavior/Impact
Locations/Teams appear across Scheduler, Workforce, Calendars, Adherence filters, and Reports.

Forecaster — Skills, Queues, Queue Volumes, and Forecasts
Access
Left navigation → Forecaster → Voice → Skills
Top list: columns Name, SL(%), Min Occupancy(%), Max Occupancy(%), Shrinkage(%), plus Search Skills and Create New Skill.
Expand a skill (caret on the right) to see its Queues grid with columns Name, Offered, Overflow In, Overflow Out, row actions (icons), and a Create New Queue Volume button.
(Insert Screenshot: Expanded skill — queues and actions)

Create or edit a Skill (targets used for staffing in forecasts)
Click Create New Skill (or hover a skill → ✎ to edit).
Fill the fields:
Name
Service Level Threshold (sec) – seconds within which contacts should be answered (e.g., 20/30).
Service Level (%) – target (e.g., 80).
Minimum Occupancy (%) – lower bound used in staffing.
Maximum Occupancy (%) – upper bound used in staffing.
Shrinkage (%) – nonproductive time applied to staffing (appears as Avg Agents (Shrinkage) in forecasts).
Efficiency (%) – if visible in your build, leave at 100 if not used.
Click Save.

Manage Queues under a Skill
In Skills, expand a skill (caret).
Use the Queues sub-grid to model how load maps to this skill:
Name – queue identifier.
Offered – weighting for how much of this queue’s offered volume belongs to the skill (commonly 100 for 1:1 mappings).
Overflow In – positive adjustment for volume expected to flow into this skill from other queues.
Overflow Out – negative adjustment for volume expected to flow out to other skills/queues (accepts negative values).
Use the row action icons to open/edit/delete queue volumes or Open Forecast for that queue.
Click Create New Queue Volume to add or refresh the historical data set used for forecasting this queue.


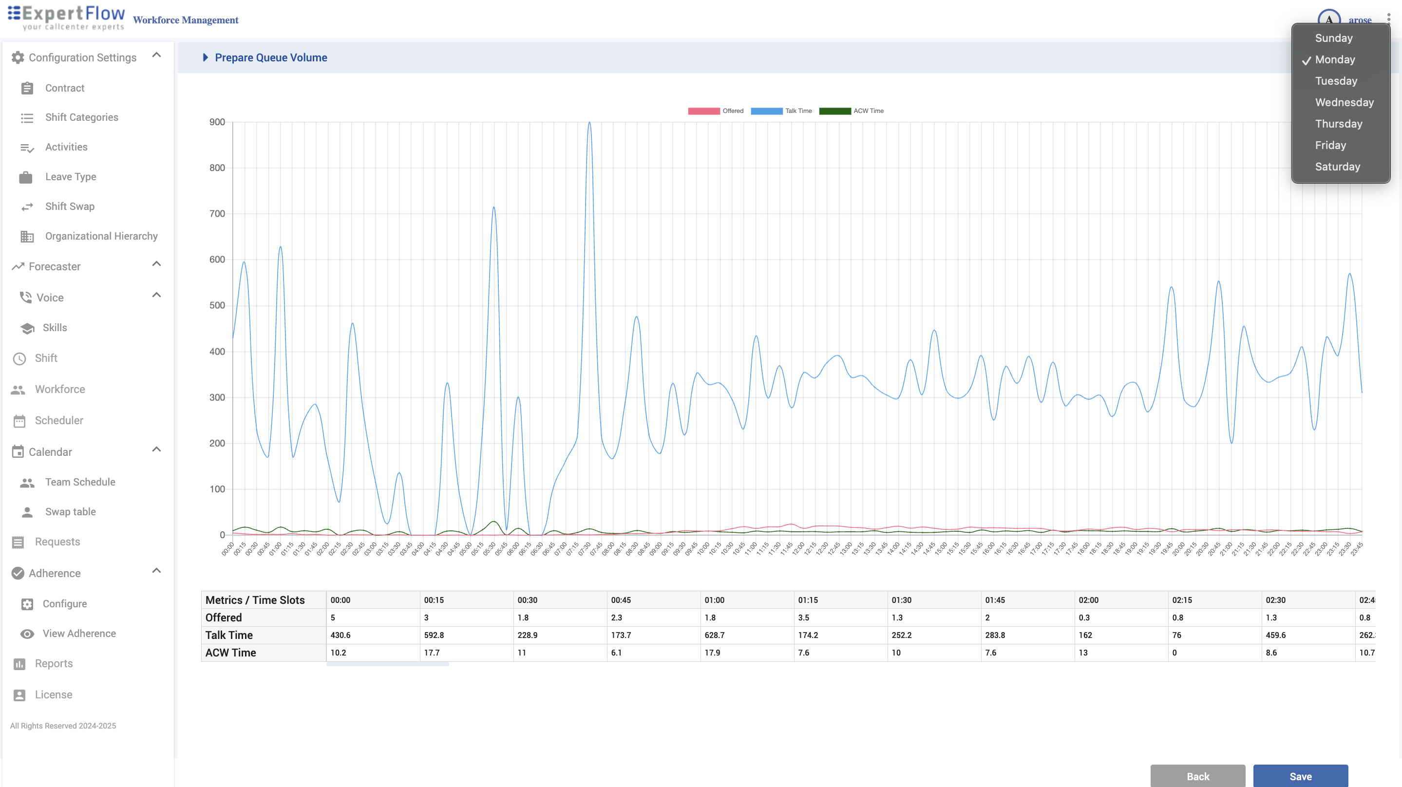
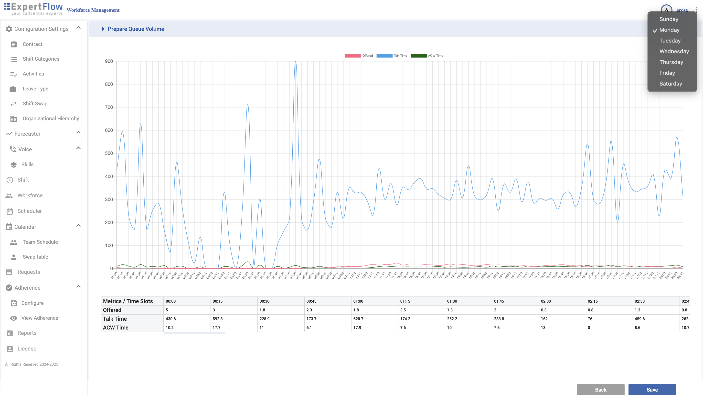
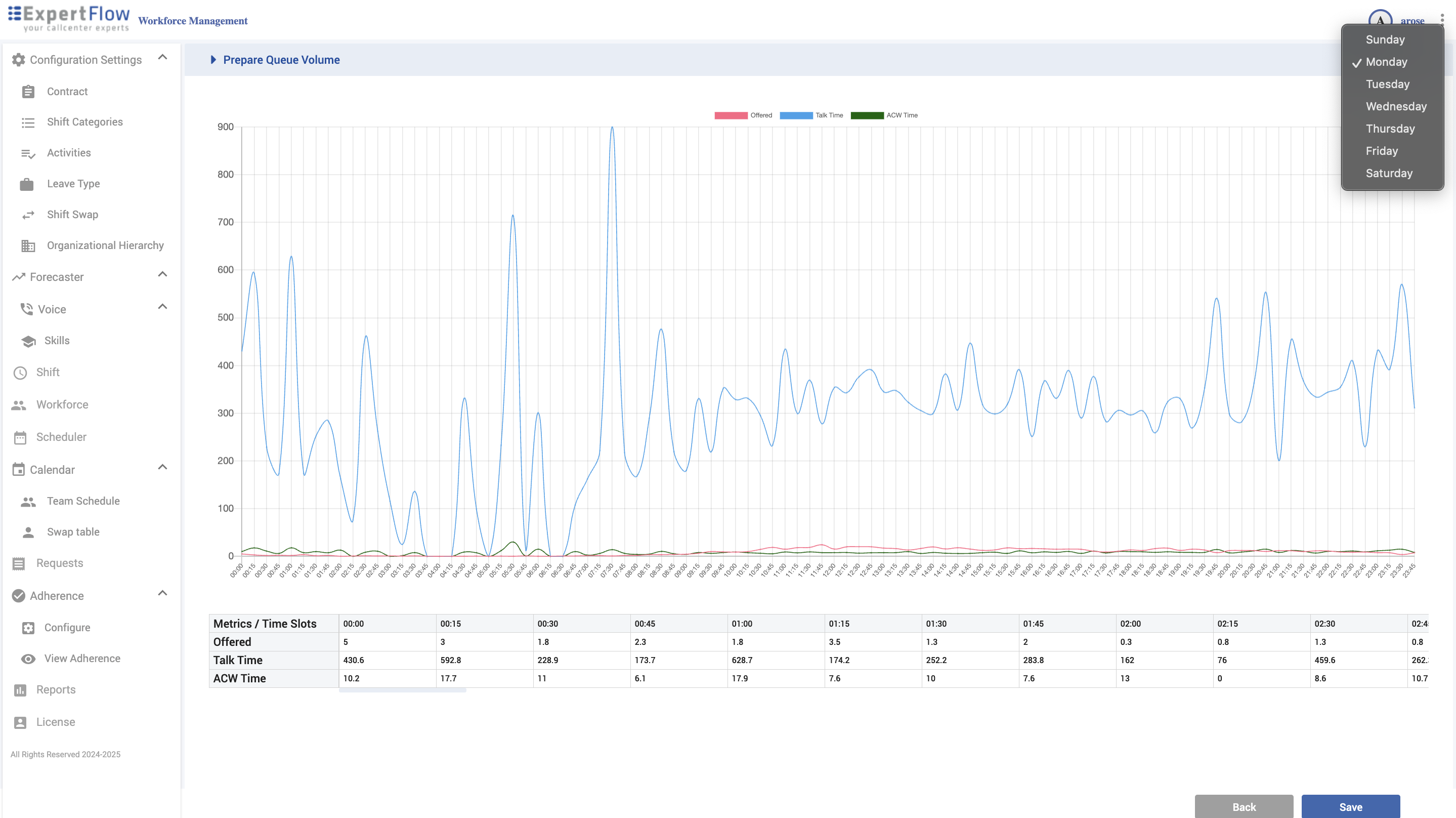
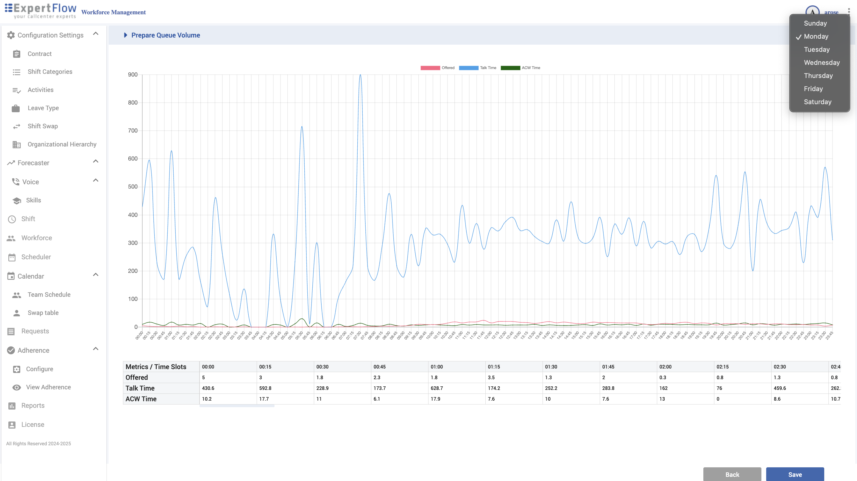
Prepare Queue Volume (historical data you’ll forecast on)
Click Create New Queue Volume (under the expanded skill) to launch a two-step wizard.
Step 1 — Date range view (multi-day)
Chart + table by date with series for:
Original Calls, Validated Calls, Average Calls
Original Talk Time, Validated Talk Time, Average Talk Time
Original ACW Time, Validated ACW Time, Average ACW Time
Validated is the series used for forecasting; adjust/tweak it where needed (e.g., outliers, corrections).
Click Next.

Step 2 — Day-of-week profile (intra-day)
Use the day selector (Sunday–Saturday) to view averaged hourly patterns.
Metrics per time slot: Offered, Talk Time, ACW Time (these reflect the validated dataset shaped into an hourly profile).
Click Save to store the queue volume.

Shift
Navigation
Left navigation → Shift
What you can do
Create/search/edit/delete shifts.
Set Segment (granularity) and a movable start window.
Attach activities (breaks, coaching, etc.).
Create
Click Create New Shift.
Header: Name, Category, Base Activity, Segment (mins).
Start window for base activity:
Early Start/End and Late Start/End (durations must match).
This defines a window (e.g., 08:00–16:00 or 09:00–17:00).
Activities: tick the ones to include (Short Break, Lunch, etc.).
Click Next to review combinations graph; Save (or Done) when prompted.
Edit / Delete
Hover a shift row to Edit or Delete.

Workforce
Navigation
Left navigation → Workforce
What you can do
Browse org tree (locations → teams → users).
Import Users (Excel).
Manage Users with tabs: General, Person Period, Schedule Period, Leaves.
Org tree
Expand the organization to view Locations → Teams → Users.
Hover a Team to reveal the Open/Manage icon.

Import Users
Click Import Users (top-right).
Upload the prepared Excel file (your template).
Confirm mappings (if shown) and Save to create users.

Manage Users (tabbed)
Click Manage Users. Use Search Users to filter.
Click Edit (top-right) to enable editing; Save (bottom-right) to persist.
Tabs
General — ID, First/Last Name, Email, Username, Roles, Timezone, Note.
Person Period — assign Team, Skill(s), Contract.
Schedule Period — Week Start, Shift, Schedule Date (earliest date to schedule),
Schedule Number (weeks to generate), Schedule Type (pattern semantics), Leaving Date (exclude after).
Leaves — view/manage absence records per leave type.

Scheduler
Navigation
Left navigation → Scheduler
Open a schedule
Expand the org tree and select a Team.
In Open Schedule, set From and To dates.
Click Apply.

Next steps
Review Coverage vs Forecast, assignments, and shift details.
Modify assignments (contract/skills validation applies).
Save (draft) or Publish to push to calendars.
If no schedule exists for that range, you’ll be prompted to generate one.


Calendar — Team Schedule
Navigation
Left navigation → Calendar → Team Schedule
Key elements
Date navigation (chevrons) and date picker.
Team selector (top-right).
Select User filter.
Time grid for the chosen date (24-hour).
Common actions
Pick the team and date.
(Optional) filter by Select User.
Click a shift block to view details or jump to the Scheduler for edits.
Validate that published shifts align with operations.

Calendar — Swap Table
Navigation
Left navigation → Calendar → Swap table
How it works
Each row is a trade post (shows Name and Date).
The blue bar is the shift span on a 24-hour axis.
Click a post to review; approvals are handled in Requests.

Requests
Navigation
Left navigation → Requests
Leave Requests
Process a request
Click a row.
Review dates/type/notes (system validates overlaps & contract).
Approve or Reject (add a note if needed).
Save (approved leaves appear on calendars).

Shift Swap Requests (Targeted)
Process a swap
Open the request.
Verify both agents’ contracts, skills, and shift compatibility (conflicts are flagged).
Approve or Reject → Save (approved swaps update both schedules).

Shift Trade Posts (Open Market)
Process a trade
Open a post to see shift span, required skills, and takers (if any).
Confirm Taker meets skills/contract constraints.
Approve or Reject → Save (approved trades update schedules and remove the post).

Adherence — Configure
Navigation
Left navigation → Adherence → Configure
State Grouping
Build logical groups (e.g., Phone, Break) and add member states (Ready, Talking, Work Ready, etc.).
Click + to add a state or subgroup.

Rules
Name, Staffing Effect, Adherence (In/Out/Neutral), Color, Threshold (mins), Alarm, Alarm Color.
Click Create New Rule, complete fields, Save.

Mapping
For each State Grouping, map WFM Activities (Phone, Lunch, Tea, etc.) to a Rule (In Adherence, Out of Adherence, Unscheduled Break…).
Save when done.
Result
If an agent is scheduled for Phone but their live platform state maps to Out of Adherence, the adherence view shows that outcome with your color/alarm after thresholds.

Adherence — View
Navigation
Left navigation → Adherence → View Adherence
Open a location
Expand the org tree.
Hover a Location and click the open icon.
The adherence board loads for that location showing:
Scheduled activity vs current state
Adherence result (your colors/rules)
Time in state and other indicators
Typical use
Spot Out of Adherence agents and drill in.
Validate that Rules and Mapping reflect policy.
Coordinate fixes with Scheduler and Requests.


Reporting Module
The Reports section of the application provides users with the ability to generate, view, and export various reports related to workforce management.
Navigation
Left navigation → Reports
From the list of Reports, hover over the Report you want to open.
Click on Open to open the report.

Set filters for Report.
Click Apply to open report.

Exporting Reports
After generating report, click on the Export button in the top right corner.
Select the format for the export file from drop-down list.
Report will be exported and saved in the downloads folder.
